Close

人力资源团队的服务管理

员工入职插图

概述

Jira Service Management 直观而强大的人力资源服务管理 (HRSM) 功能可让人力资源团队轻松掌握和管理所有服务需求,简化重复任务,同时全面了解工作流和流程。

本指南旨在帮助人力资源团队开始使用 Jira Service Management 并对其进行优化,从而满足团队的特殊需求。


人力资源团队如何开始使用 Jira Service Management

使用人力资源服务管理模板快速完成设置并运行

如果您尚未这样做,则需要创建第一个人力资源服务项目。我们强烈建议您使用人力资源服务管理模板,因为其中包括开箱即用的请求类型以及针对各项流程的工作流,例如员工入职和离职、变更请求以及人力资源常规问题。

要使用人力资源服务管理模板创建项目,请执行以下操作:

1. 在顶部菜单栏中选择项目,然后选择创建项目

2. 选择人力资源服务管理项目模板,然后选择使用模板以开始。

人力资源服务管理项目模板的屏幕截图

3. 为项目命名。项目关键字是根据项目名称自动生成的,您也可以按需创建自己的项目关键字。

4. 选择是否要与现有服务项目共享设置。如果是,请指定现有项目的名称。

5. 选择创建项目

设置您的人力资源请求类型和字段

信息图标

请求类型可帮助您定义和规范传入的请求,以便您的团队可以更高效地捕获相关信息并为员工提供帮助。

除了人力资源服务管理模板附带的默认请求类型外,您还可以创建自己的请求类型以满足您的所有人力资源需求,例如内部调动、记录认证、疫苗接种状态,甚至是表彰同事的辛勤工作等事项 — 无限功能只待您的发掘!

客户门户中可用人力资源请求类型的屏幕截图

要访问您的默认请求类型或创建自己的请求类型,请执行以下操作:

1. 在您的人力资源服务管理项目中,选择左侧菜单中的项目设置

2. 选择请求类型

3. 选择现有请求类型以进行编辑,或者通过选择创建请求类型来创建新的请求类型。

在服务项目中添加或自定义请求类型的屏幕截图

向您的请求类型添加字段

请求类型自动配有多个字段(例如,经办人、报告人、请求类型、描述等)。借助字段,您可以自定义从求助者那里获取并由支持人员使用的信息。您还可以添加自定义字段,这些字段可以提供对团队有帮助的额外信息。

创建所需的人力资源请求类型后,只需按需拖放字段即可确保捕获针对某一请求的所有必要信息。也可通过仅选择字段来编辑字段值。

编辑员工入职请求类型的屏幕截图

向您的请求类型添加字段后,这些字段会显示在门户请求表单中。对于求助者,字段可以是必填,也可以是选填。还可以添加某些仅供支持人员查看的事务视图字段。

如果您尝试添加的字段不可用,则需要先创建这些字段。

使用专为人力资源团队构建的表单,更快地采集更多相关信息

信息图标

表单可以使用条件逻辑来动态显示或隐藏字段,并且可以包括标题、字段验证、表格和各类格式。表单会将您需要的所有字段包含在一个表单中,以确保员工准确知道要提供哪些信息。

新员工信息表单的屏幕截图

快速开始使用请求类型的另一种方法是使用 Jira Service Management 中的预构建表单模板。

您可以使用门户中的表单在客户提出请求时从客户那里获取更结构化的信息,或者使用表单来创建事务。您还可将表单添加到现有事务以充当清单,或在事务推进过程中从客户或团队成员那里收集新数据。

要在 Jira Service Management 中访问表单,请执行以下操作:

1. 在您的人力资源服务管理项目中,选择左侧菜单中的项目设置

2. 选择表单

3. 通过选择创建表单来创建一个新表单。

4. 在表单模板列表中单击人力资源,然后找到一个表单以开始使用。

设置您的人力资源请求渠道

显示精选门户的帮助中心的屏幕截图

您的人力资源团队是否有专用的电子邮件地址或聊天渠道与员工沟通?除了随附的帮助中心门户,还要将这些渠道连接到 Jira Service Management,这样您就可以简化请求接收,并在一个中心位置维护工作。以下概述了您的团队可在 Jira Service Management 中使用的渠道:

帮助中心门户

您的人力资源服务项目为您的员工提供了一个可定制的在线帮助中心。在帮助中心,员工可以浏览他们有权访问的所有服务项目门户,提交请求,搜索您的嵌入式知识库以进行自助式服务,从而有可能转移传入的请求。员工还可以通过帮助中心的“我的请求”部分引用他们的请求,从而提高其请求状态的透明度。

电子邮件

您的服务项目附带一个预配置的云电子邮件地址,您可将此电子邮件地址发送给员工以便其立即开始使用。您还可以添加一个自定义电子邮件地址以链接到您的人力资源团队使用的现有电子邮件帐户。发送到您的服务项目电子邮件地址的请求会自动添加到您的队列中,因此您的团队可以专注于员工,而不必担心丢失请求或管理多个收件箱。

聊天

人力资源团队可在 Slack 或 Microsoft Teams(即将推出)中的对话与 Jira Service Management 之间创建双向同步。员工无需离开聊天工具即可获得所需的帮助,而支持人员则可直接在 Jira Service Management 中获得所需的全部信息。

Jira Service Management 中聊天的屏幕截图

队列和服务级别协议 (SLA)

Jira Service Management 中的队列和 SLA 是确保有序、高效交付人力资源服务的关键功能。员工请求将组织进队列,这样您便可在收到请求时快速查看、分类和分配请求。

Jira Service Management 附带开箱即用的队列,用于处理诸如入职和离职之类的请求。您还可以灵活地创建队列,从而按照对团队有意义的方式组织请求。例如,您的团队可以为违反 SLA 的请求创建上报队列或队列。队列的可能性无穷无尽,因此您一定能轻松找到最适合您团队的设置。

Jira Service Management 中队列的屏幕截图

队列通常按 SLA 排序。项目管理员可以创建 SLA 目标,指定要跟踪的请求类型,以及解决这些请求所需的时间。您还可以定义影响 SLA 测量开始、暂停或停止的条件和日历时间(例如,在您的办公室因公共假期关闭时停止)。您为项目设置 SLA 后,支持人员就可查看自己的 SLA,并对首先解决哪些任务和应在多久时间内解决问题进行规划。

要访问 SLA 设置,请执行以下操作:

1. 在您的人力资源服务管理项目中,选择左侧菜单中的项目设置

2. 选择 SLA

服务水平协议 (SLA) 设置的屏幕截图

将您的人力资源团队添加到您的项目中

准备好让人力资源团队的其他成员参与进来了吗?设置好新项目后,通过将每个团队成员作为支持人员添加到您的服务项目来开始邀请团队成员。

要添加团队成员,请执行以下操作:

1. 在服务项目侧边栏菜单中,选择邀请团队

2. 输入您要添加为支持人员的用户的电子邮件地址。

3. 选择邀请

4. 您的支持人员随即将添加到服务项目团队角色,并收到一封包含服务项目链接的电子邮件。

邀请您的团队使用 Jira Service Management 的屏幕截图

针对人力资源团队的提示和技巧

建立自助服务知识库

一种对人力资源团队非常有益的常见服务管理实践是创建知识库。借助知识库,人力资源团队可以在一个地方收集他们经常被问到的所有常见问题(例如工资单、节假日、ID 卡等)的回答,以鼓励自助服务。当员工开始通过 Jira Service Management 客户门户提交请求时,知识库中的推荐文章中会显示实用信息,从而有可能避免将请求传达给支持人员。

帮助中心内显示的知识文章的屏幕截图

要访问和设置您的知识库,请执行以下操作:

1. 在您的人力资源服务管理项目中,选择左侧菜单中的项目设置

2. 选择知识库

自动化您的人力资源服务台

Jira Service Management 中的自动化功能是一种“低代码/无代码”功能,您只需单击几下即可完成设置。通过自动化流程和工作流,您和您的团队无需执行手动、重复性的任务,而且可以专注于重要的工作。

示例:人力资源团队可以通过设置一系列触发器来实现入职流程的自动化,从而帮助员工为新人做好准备。发起入职请求后,它可能会触发配置新笔记本电脑、安装所需程序、创建电子邮件帐户以及通知设施团队安排办公桌。所有这些都可以通过自动化和定制的工作流来完成,以满足您的人力资源团队的需求,从而在向所有新员工提供入职培训的方式上保持一致性。人力资源和 IT 等多个部门相互串联,从而形成一个有序的流程,且每个步骤都会启动下一任务。

自动化规则库的屏幕截图

要在 Jira Service Management 中访问自动化,请执行以下操作:

1. 在您的人力资源服务管理项目中,选择左侧菜单中的项目设置

2. 选择自动化

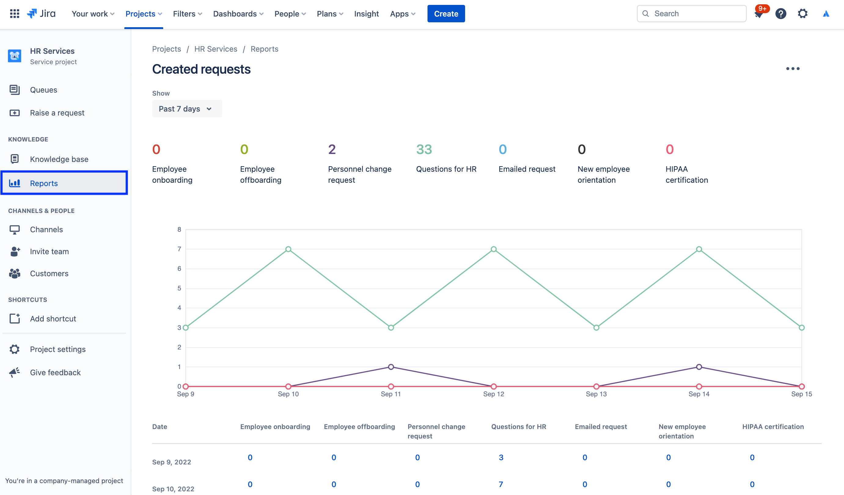
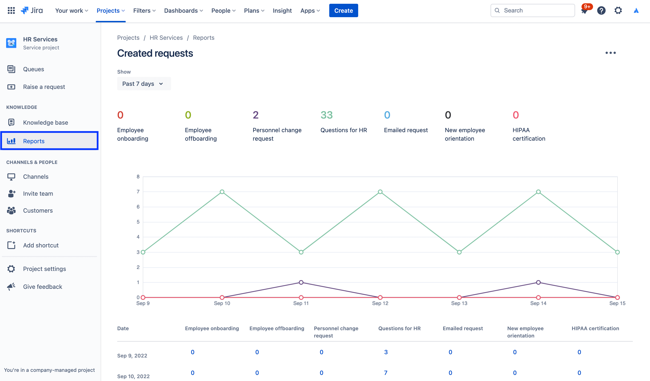
报告和客户满意度

当人力资源经理一眼就能了解收到的请求量、已成功入职的员工数量以及每个团队的工作量时,月度报告就变得十分简单。人力资源经理可以使用 Jira Service Management 中的数据来明智地决策团队规模扩展或了解需要改进的方面。

例如,Jira Service Management 可以提供客户满意度调查以收集反馈。当请求得到解决后,系统会自动向客户发送一封电子邮件。如果为您的服务项目启用了客户满意度调查 (CSAT),则此电子邮件将包含一份表单,以便客户填写评分以及一些有关其请求处理情况的书面反馈。提交后,这些客户调查就会出现在满意度报告中。

要访问报告,请执行以下操作:

1. 在服务项目侧边栏菜单中,选择报告

2. 选择要查看的报告。

已创建请求报告的屏幕截图

要访问客户满意度调查设置,请执行以下操作:

1. 在您的人力资源服务管理项目中,选择左侧菜单中的项目设置

2. 选择满意度设置

客户满意度调查设置的屏幕截图

使用权限通过人力资源案例管理来保护敏感信息

保密对很多人力资源事务都至关重要。尽管面向公众的服务台或许能够处理薪资、入职培训和较为常规的人力资源服务等问题,但我们建议您为敏感请求创建独立的保密服务台。为了管理安全性并保持机密性,您可以使用权限来控制谁可以查看、查找和评论请求。

要访问权限,请执行以下操作:

1. 在您的人力资源服务管理项目中,选择左侧菜单中的项目设置

2. 选择权限

Jira Service Management 中权限助手的屏幕截图

聚焦:Atlassian 如何将 Jira Service Management 用于人力资源

简化新员工入职

Atlassian 的人力资源团队通过 Workato 将 Workday(我们的人力资源信息系统(简称 HRIS))中的数据馈送到 Jira Service Management 中,从而提高了效率。

现在,当我们雇用某人并将他们添加到 Workday 时,该操作会自动在 Jira Service Management 中创建一个请求。然后,该请求会从我们的员工团队遵循的入职清单中启动一个请求目录,包括笔记本电脑和帐户预配置、附件申请和入职培训安排。

将 Workday 和 Workato 连接到 Jira Service Management 的插图

结果呢?我们已经:

  • 拓宽了我们的人力资源团队的处置范围
  • 简化并加速了工作流,从而节省了时间和金钱
  • 增加了工作流的可衡量性,从而改善监督和流程
  • 为使用该系统的员工创造了直观且愉快的体验
  • 使入职任务非常易于管理(因为这些任务现在可以集中跟踪)

要阅读完整故事,请查看我们的博客文章,或在下面观看本次特别会议:

入门

Enterprise Service Management

提示和技巧

表单设计

网络研讨会

了解 Atlassian 的人力资源团队如何在分布式工作环境中提供卓越的服务。