Close

Как создать задачу Jira из автоматического теста mabl

Фотография Томаса Лавина
Томас Лавин

Менеджер по продукту, mabl

В этом руководстве подробно описано, как создать задачу Jira (историю или баг) из теста mabl, завершившегося сбоем. Кроме того, вы научитесь прикреплять к заявке критически важные диагностические сведения, собранные mabl, для создания единого достоверного источника информации.

Время

10 минут на прочтение.

Аудитория

Вы опытный пользователь Jira, который уже создавал задачи и отчеты о багах.

Обязательные условия

У вас есть аккаунт mabl. Начните работу отсюда.

У вас есть аккаунт Jira, и вы создали проект Jira (Scrum или Kanban). Начните работу отсюда.

Вы установили приложение mabl для Jira Cloud. Видеоролик о том, как это сделать.

Шаг 1. Начните с теста, завершившегося сбоем

Приложение mabl оповещает о сбоях сразу после их возникновения. Существует несколько способов получения оповещений о сбоях в зависимости от потребностей команды. В этом руководстве начнем с mabl.

Из mabl

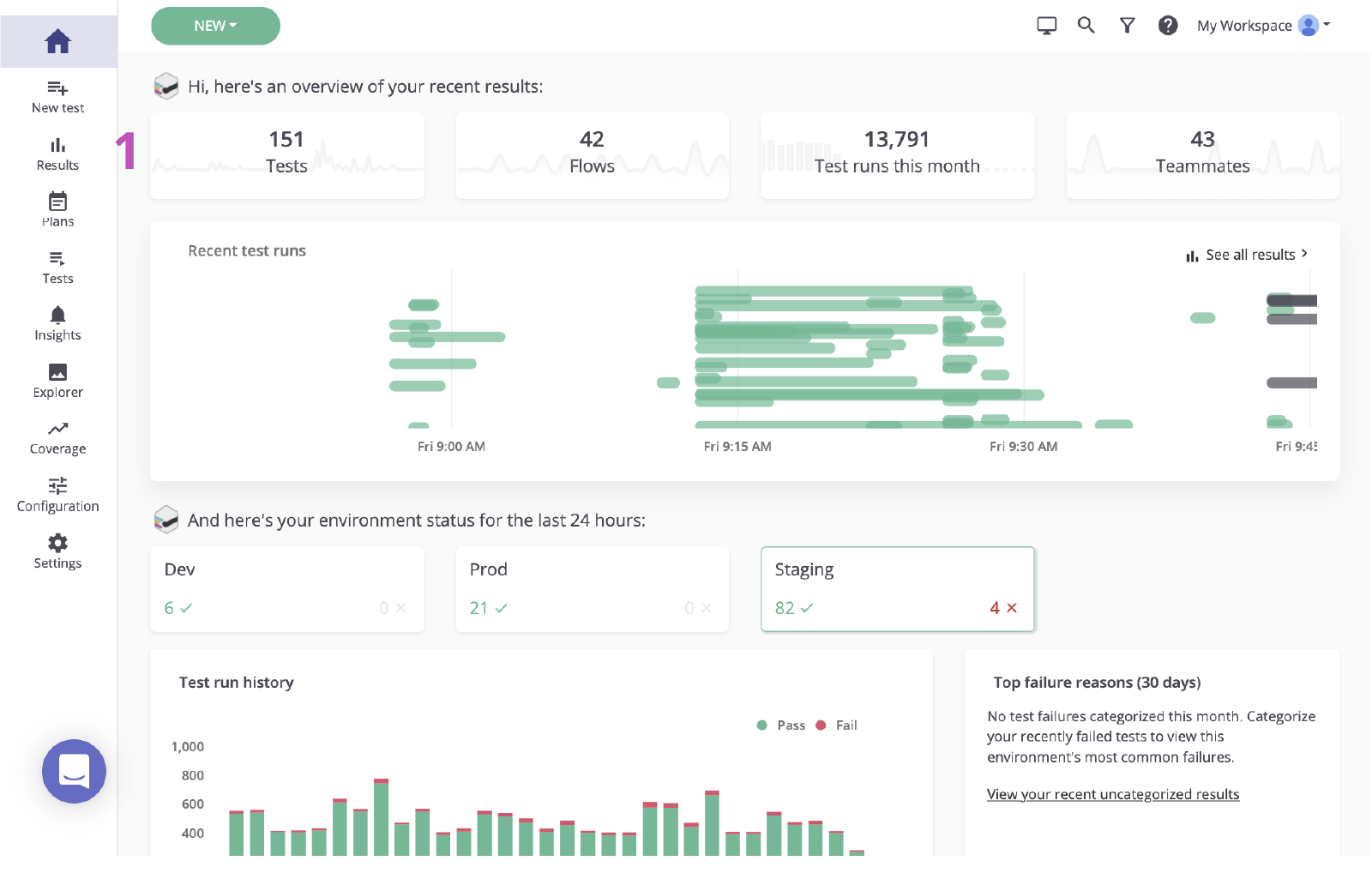
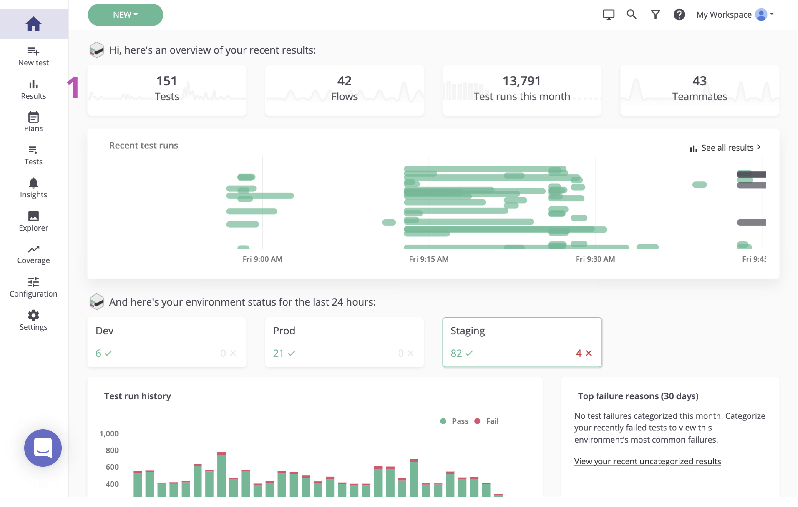
1. Нажмите, чтобы перейти с главного дашбоарда на страницу результатов.

Главный дашбоард mabl

2. Нажмите статус теста, завершившегося сбоем, чтобы ознакомиться с ошибкой.

статус теста, завершившегося сбоем, в mabl

Шаг 2. Определите основную причину

Прежде чем создать задачу Jira на основе случившегося сбоя, важно определить его основную причину. Приложение mabl сообщает о сбоях и предоставляет подробные диагностические данные, в том числе контекст, который позволяет максимально быстро выявить основную причину. Сюда входят такие артефакты, как снимки экрана, HAR-файлы, DOM и даже пошаговые трассировки.

1. Изучите шаг, завершившийся сбоем.

2. Проверьте наличие изменений, используя такие диагностические сведения, как снимки экрана или снимок DOM.

M-020 Validate Results page (Страница результатов проверки M-020) в mabl

3. Проверьте причину. В данном случае элемент не отображается в DOM.

DOM в mabl

Шаг 3. Отправьте информацию в Jira

За пару щелчков мышью на основе исследованного тестового прогона вы можете создать заявку Jira — своего рода единый достоверный источник информации для команды. Приложение mabl автоматически прикрепит диагностические сведения, чтобы все смогли ознакомиться с контекстом.

1. Кнопка Add to Jira (Добавить в Jira).

Кнопка Add to Jira (Добавить в Jira), mabl

2. Выберите проект, который хотите создать, и тип задачи.

Выберите проект и тип задачи, mabl

3. Укажите тему, описание и любую дополнительную информацию.

Укажите тему, описание и любую дополнительную информацию

4. Сохраните. Затем нажмите только что созданную задачу, чтобы открыть ее в Jira.

Только что созданная задача в mabl, которая будет открыта в Jira

Шаг 4. Внедрите исправление

После выявления проблемы обычно проверяют диагностические сведения, добавленные mabl, и подтверждают наличие проблемы локально. С помощью интерфейса командной строки mabl или приложения для компьютеров можно быстро перезапустить тест, в котором был обнаружен баг, без использования графического интерфейса.

1. Убедитесь, что прикреплены все диагностические сведения.

Вложения заявки Jira, созданной из mabl

Из интерфейса командной строки

2. Используйте связанный тестовый прогон, чтобы получить идентификатор тестового прогона, заканчивающийся на «-jr».

3. Откройте интерфейс командной строки и выполните команду «$ mabl tests run --run-id <идентификатор-тестового-прогона>», чтобы запустить тест локально и подтвердить сбой.

Интерфейс командной строки

4. Запустите внедрение исправления.

Из приложения для компьютеров

5. В приложении mabl для компьютеров найдите и откройте тест, затем нажмите кнопку Run Test (Запустить тест) справа и добавьте дополнительные параметры к тестовому прогону, например конкретную среду или набор учетных данных.

tests / M-020 Validate Results page (Тесты/страница результатов проверки M-020)

6. Нажмите кнопку Start 1 Run (Запустить 1 прогон), чтобы запустить тест локально и подтвердить сбой.

Кнопка запуска прогона в mabl
Вывод локального прогона в mabl

7. Запустите внедрение исправления.

Шаг 5. Подтвердите исправление

После установки исправления вы сможете локально протестировать сборку с помощью интерфейса командной строки mabl. За короткий срок вы сможете проверить, была ли решена проблема. Кроме того, во время продвижения изменений по конвейеру вы сможете продолжить запускать тесты mabl для каждой сборки.

Из интерфейса командной строки

1. Повторите шаги 5.2 и 5.3, чтобы убедиться, что изменения прошли тест.

Интерфейс командной строки

Из приложения для компьютеров

2. Повторите шаги 5.5 и 5.6, чтобы убедиться, что изменения прошли тест.

Вывод локального прогона в mabl

3. Отслеживайте продвижение изменений по конвейеру.

Завершено

4. Когда задача будет закрыта, она также автоматически закроется в mabl.

Автоматическое закрытие в mabl
Thomas Lavin
Thomas Lavin

Томас — менеджер по продукту в компании mabl. Он обожает инструменты с минимальным или нулевым использованием кода и увлеченно создает такие же простые в плане программирования интеллектуальные средства для автоматизации тестирования, которые пригодятся высокоскоростным командам разработчиков ПО. Он стремится превращать технологии в инструмент для реализации творческого потенциала и достижения общественного блага. В свободное время Томас занимается администрированием платформы, функционирующей без использования кода, для площадки Midtoned, на которой можно продавать и покупать оборудование для фотосъемки. Ранее Томас работал в отделе контроля качества компании Bain & Company в качестве стажера по контролю качества ПО.


Поделитесь этой статьей

Рекомендуемые статьи

Добавьте эти ресурсы в закладки, чтобы изучить типы команд DevOps или получать регулярные обновления по DevOps в Atlassian.

Рисунок: DevOps

Сообщество DevOps

Рисунок: DevOps

Образовательные программы DevOps

Рисунок: карта

Начните работу бесплатно

Подпишитесь на информационную рассылку по DevOps

Thank you for signing up