Close

如何从自动化 mabl 测试创建 Jira 事务

Thomas Lavin 头像
Thomas Lavin

mabl 产品经理

本教程详细介绍如何从失败的 mabl 测试创建 Jira 事务,例如故事或缺陷。它还介绍了如何附加 mabl 收集的关键诊断信息以创建单一数据源。

时间

10 分钟阅读

观众

您是一位经验丰富的 Jira 用户,之前曾创建过事务和缺陷报告。

先决条件

您有一个现有的 mabl 帐户。从此处开始。

您有一个 Jira 帐户并创建了一个 Jira 项目(Scrum 或看板)。从此处开始。

您已为 Jira Cloud 安装 mabl 应用。此处为完成相关操作的视频。

第 1 步:从失败的测试开始

一旦发生故障,mabl 会立即提醒您。根据团队的需求,有多种方法可轻松接收故障警报。本教程从 mabl 内部开始。

在 mabl 中

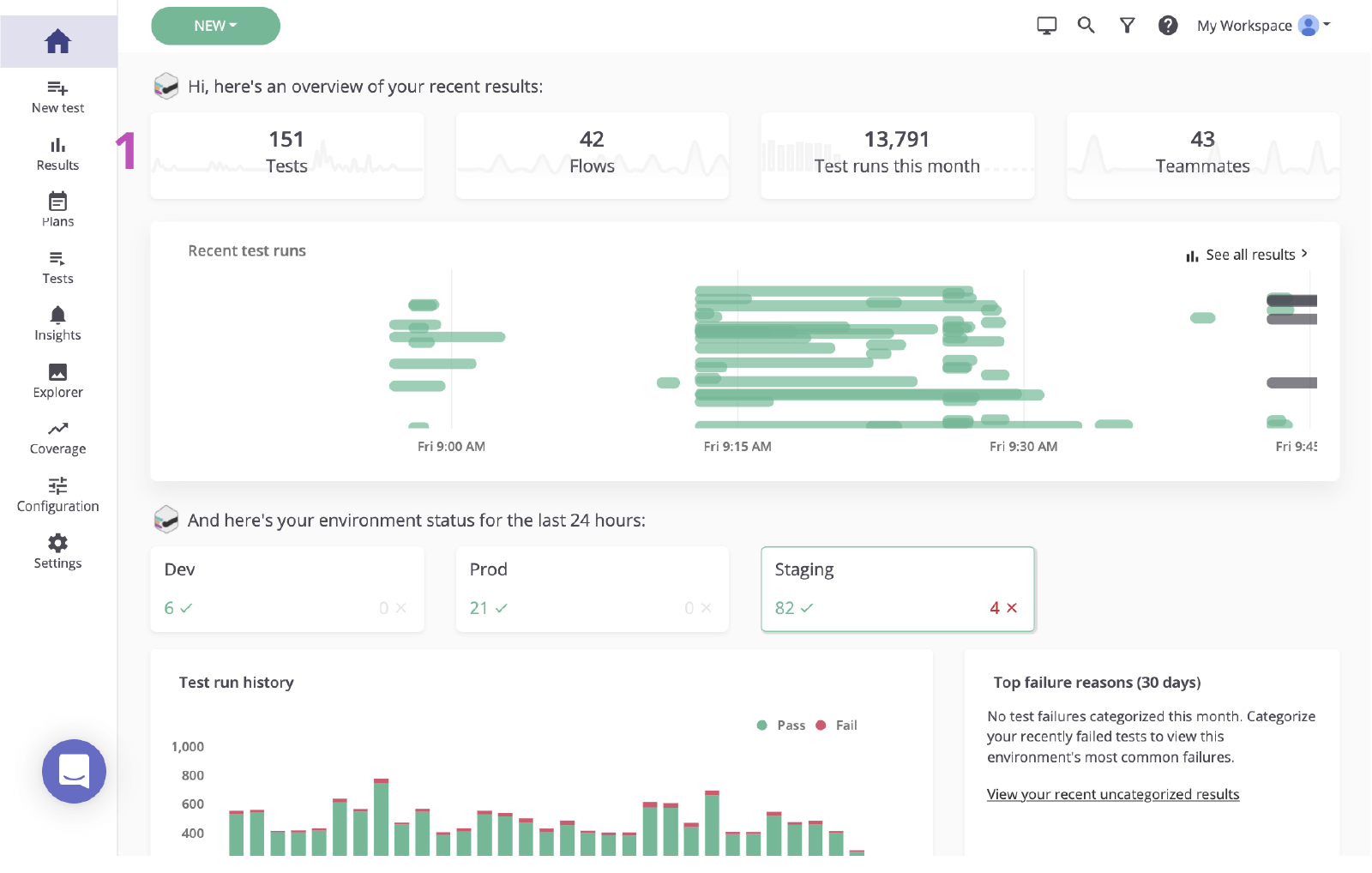
1. 单击以从主仪表板访问结果页面。

主 mabl 仪表板

2. 单击失败测试的状态以查看故障。

失败测试的 mabl 状态

第 2 步:确定根本原因

在 Jira 中根据故障创建事务之前,务必要确定根本原因。Mabl 会报告故障并提供丰富的诊断数据,包括可供尽快发现根本原因的上下文。其中包括屏幕截图、HAR 文件、DOM,甚至还有步骤跟踪等工件。

1. 检查失败的步骤。

2. 利用诊断信息(如屏幕截图或 DOM 快照)检查是否存在任何变更。

M-020 验证结果页面 mabl

3. 验证原因。在本例中,此元素不会出现在 DOM 中。

mabl 中的 DOM

第 3 步:发送给 Jira

只需单击几下,便可根据刚刚调查的测试运行来创建 Jira 工作单。此 Jira 工作单是您团队的单一数据源。Mabl 会自动附加诊断信息,以便所有人都能访问同一上下文。

1. 添加到 Jira 按钮。

“添加到 Jira”按钮,mabl

2. 选择要创建的项目和事务类型。

选择项目和事务类型,mabl

3. 为它指定摘要、描述和所有其他详细信息。

为它指定摘要、描述和任意其他详细信息

4. 保存。然后,单击新创建的事务以在 Jira 中将其打开。

要在 Jira 中打开的在 mabl 中新创建的事务

第 4 步:执行修复

确定问题后,通常需要检查 mabl 添加的诊断信息并在本地验证问题。借助 mabl CLI 或桌面应用,您可以快速启动用于发现该缺陷的同一测试的无头运行。

1. 检查是否附有所有诊断信息。

从 mabl 创建的 Jira 工作单上的附件

在 CLI 中

2. 使用链接的测试运行来获取以”-jr“结尾的测试运行 ID。

3. 使用“$ mabl tests run --run-id ”命令打开并运行 CLI,以在本地运行测试并确认故障。

CLI

4. 开始执行修复。

在桌面应用中

5. 在 mabl 桌面应用中查找并打开测试,然后单击右侧的“运行测试”并向测试运行添加任意其他参数,例如特定环境或一组凭据。

测试/M-020 验证结果页面

6. 单击开始 1 运行以在本地启动测试并确认故障。

开始运行按钮 mabl
本地运行输出 mabl

7. 开始执行修复。

第 5 步:验证修复

修复到位后,您可以使用 mabl CLI 针对本地内部版本在本地运行测试。在短时间内,您可以验证相关变更是否解决了此问题。此外,随着变更在管道中移动,您可以继续针对每个内部版本运行 mabl 测试。

在 CLI 中

1. 重复执行步骤 5.2 和 5.3 以验证您的是否已通过测试。

CLI

在桌面应用中

2. 重复执行步骤 5.5 和 5.6 以验证您的变更是否已通过测试。

本地运行输出 mabl

3. 监控其在管道中的移动。

完成

4. 在问题关闭后,mabl 会自动在该应用中关闭此问题。

自动关闭 mabl
Thomas Lavin
Thomas Lavin

Thomas 是 mabl 的一名产品经理。在 mabl,他将自己对低代码/无代码工具的热情投入到为高速软件团队构建低代码智能测试自动化功能之中。他致力于让科技成为实现创造力和社会公益的工具,并在空闲时间为 Midtoned 运营无代码平台,这是一个提供摄影设备的端对端商城。Thomas 曾在 Bain & Company 的 QA 部门担任软件质量保证实习生。


分享这篇文章

推荐阅读

将这些资源加入书签,以了解 DevOps 团队的类型,或获取 Atlassian 关于 DevOps 的持续更新。

Devops 示意图

DevOps 社区

Devops 示意图

DevOps 学习路径

地图插图

免费试用

注册以获取我们的 DevOps 新闻资讯

Thank you for signing up