Close

Как работает управление запросами на обслуживание в Jira Service Management

Обзор

Управление запросами на обслуживание — это практика, которая помогает организациям стандартизировать способы реагирования, координации и выполнения запросов на обслуживание.

  • Выполнение запроса — это процесс решения запроса клиента или сотрудника на обслуживание, включающий управление полным жизненным циклом всех запросов на обслуживание.
  • Служба поддержки — это основное место, куда клиенты обращаются за помощью или услугами.
Человечки, отправляющие запросы на обслуживание

Решение Jira Service Management легко конфигурируется, и его можно легко настроить для удовлетворения потребностей различных команд по предоставлению услуг. Решение Jira Service Management, созданное на платформе Jira, объединяет команды ИТ-специалистов, разработчиков и бизнес-команды, чтобы они могли оперативно реагировать на изменения в деловой сфере и предоставлять быстрое и качественное обслуживание.

Jira Service Management предоставляет пользователям единый центр, куда можно обратиться за помощью. Через централизованный глобальный портал клиентов сотрудники и клиенты могут без труда получить доступ ко всем службам поддержки в организации, от службы ИТ-поддержки до отдела кадров, юридического и финансового отделов, а также группы технического обслуживания.

В состав проектов управления запросами на обслуживание входят легко редактируемые типы запросов и рабочие процессы, гибко настраиваемые соглашения об уровне обслуживания (SLA), настраиваемые очереди, автоматизированное управление запросами, каналы электронной почты с настраиваемыми уведомлениями, средства создания отчетов в режиме реального времени и другие возможности.

Процесс управления запросами на обслуживание

Компания Atlassian рекомендует обрабатывать запросы на обслуживание в отдельном рабочем потоке, чтобы команды могли сосредоточиться на поставке большего объема ценных возможностей и расширении возможностей организации. С учетом некоторых различий в способах регистрации и выполнения запросов на обслуживание особое внимание следует уделить стандартизации, чтобы повысить общее качество и эффективность обслуживания.

Схема процесса для запроса на обслуживание

Пример процесса выполнения запроса на обслуживание (краткое описание):

  1. Клиент (внутренний или внешний) запрашивает помощь на портале службы поддержки или по электронной почте. Например, новому сотруднику для выполнения работы требуется доступ к определенной лицензии на программное обеспечение.
  2. Сервисная команда оценивает запрос и выполняет заранее определенные процессы подтверждения и проверки. При необходимости участники отправляют запрос на подтверждение в финансовый или коммерческий отдел.
  3. Агент службы поддержки выполняет запрос на обслуживание самостоятельно, а в случае необходимости передает запрос сотруднику, который сможет лучше помочь клиенту. В Jira Service Management можно легко перемещать запросы между различными проектами команд или связывать задачи между проектами для эффективной совместной работы.
  4. После решения запроса агент закрывает заявку и связывается с клиентом, чтобы получить его отзыв и убедиться, что клиент удовлетворен.

Начало работы с управлением запросами на обслуживание в Jira Service Management

Создать проект службы поддержки

В Jira Service Management имеется множество шаблонов проектов, с помощью которых команды могут быстро выполнять настройку и создавать проекты, адаптированные к конкретной команде или области применения. Эти шаблоны включают предварительно настроенные типы запросов, рабочие процессы и другие полезные возможности.

Чтобы создать проект из шаблона проекта, выполните следующие действия:

  1. Выберите Projects > Create project (Проекты > Создать проект).
  2. Выберите шаблон управления услугами, затем выберите Use template (Использовать шаблон).
  3. Укажите название проекта.
  4. Создайте ключ проекта или используйте сгенерированный ключ.
  5. Решите, хотите ли вы использовать настройки уже существующего проекта. Если да, укажите название этого проекта.
  6. Выберите Create project (Создать проект).

Добавьте участников команды

Теперь, когда проект создан, пригласите участников команды. Для этого добавьте каждого участника команды в проект службы поддержки в качестве агента.

  • Перейдите в раздел Project settings > People (Настройки проекта > Сотрудники).
  • Выберите Add people (Добавить сотрудников).
  • Укажите для агента имя пользователя или адрес электронной почты.
  • Выберите для агента роль из раскрывающегося списка Service Desk Team (Команда службы поддержки).
  • Выберите Add (Добавить).
  • Все добавленные агенты получат электронное сообщение со ссылкой на проект.

Настройте онлайн-порталы и центр поддержки

Онлайн-порталы и центр поддержки можно настроить, чтобы облегчить клиентам поиск необходимой информации и создать оформление в фирменном стиле. Доступные параметры позволяют настроить сообщение для входа в систему, объявление, название, логотип, баннер и макет главной страницы.

Чтобы настроить онлайн-порталы и центр поддержки, выполните следующие действия:

  1. Перейдите в раздел Project settings > Portal settings (Настройки проекта > Настройки портала).
  2. Измените конфигурацию портала и отредактируйте его группы в соответствующих вкладках.
  3. Выберите нужный параметр, внесите изменения и выберите Save changes (Сохранить изменения).
  4. В разделе Customize your help center (Настройка центра поддержки) отобразится ссылка для перехода к настройкам центра поддержки.

Настройте запросы по электронной почте

В проекте службы поддержки можно настроить адрес электронной почты, чтобы команда могла собрать воедино запросы, поступающие от клиентов по электронной почте и содержащие вопросы, отчеты об инцидентах и другую информацию. Запросы, отправленные на адрес проекта службы поддержки, автоматически добавляются к очередям, так что команда может сосредоточиться на клиентах, не думая о пропущенных запросах или управлении несколькими почтовыми ящиками.

В проектах Jira Service Management задан адрес электронной почты по умолчанию, но вы можете добавить собственный адрес электронной почты, который уже использует команда.

Чтобы добавить пользовательский аккаунт электронной почты, выполните следующие действия:

  1. В проекте службы поддержки выберите Project Settings > Email requests (Настройки проекта > Запросы по электронной почте).
  2. Выберите поставщика услуг электронной почты и с помощью подсказок выполните привязку аккаунта.

Настройте формы типов запросов и связанные поля

В Jira Service Management можно настроить типы запросов на обслуживание для проекта и поля, связанные с этими типами запросов. Эффективно организованная форма запроса позволит команде заранее получить от клиентов всю необходимую информацию и повысить качество предоставления услуг.

Чтобы изменить типы запросов, выполните следующие действия:

  1. Перейдите в раздел Project settings > Request types (Настройки проекта > Типы запросов).
  2. Выберите тип запроса, который собираетесь изменить, или создайте новый тип запроса, выбрав add new request type (Добавить тип запроса).
  3. Измените поля и информацию, которая появится в форме запроса и представлении для агента, используя доступные вкладки.
  4. Выберите Save changes (Сохранить изменения).
  5. Добавьте или удалите формы запросов в группах на портале. Перейдите в раздел Project settings > Portal settings (Настройки проекта > Настройки портала). Чтобы добавить или удалить формы запросов либо изменить их порядок в группах на портале, выберите вкладку portal groups (Группы на портале).

Рекомендации и советы по управлению запросами на обслуживание

Сокращайте сроки при помощи самообслуживания

Сдвиг сроков влево — это концепция смещения срока выполнения запросов как можно ближе к первой линии (и к заказчику) с акцентом на самообслуживании. Например, с помощью базы знаний с возможностью поиска по статьям можно эффективно сократить количество заявок. А настройка форм запросов позволит заранее собрать всю нужную информацию и спасет от длительной переписки с клиентом.

Сдвиг сроков влево: снижение затрат и повышение удовлетворенности клиентов. Сдвиг сроков вправо: увеличение расходов на поддержку

Клиенты хотят получать поддержку в одном месте. Создайте единый интерфейс, через который они смогут обращаться за помощью, а также сделайте его максимально удобным и доступным. Многие организации создали портал самообслуживания, которым так никто и не воспользовался. Учтите их ошибки и создайте платформу, которая органично впишется в уникальную культуру вашей организации. Помните, что даже самая эффективная система самообслуживания не принесет пользы, если клиентам будет трудно ее найти.

Снимок экрана: центр обслуживания в Jira Service Management

Используйте автоматизацию

Дополнив средства самообслуживания автоматизацией, вы уменьшите общую рабочую нагрузку сервисной команды и освободите агентов от рутинных заданий. Например, автоматизация может ускорить последующее взаимодействие по поводу запросов, которое сейчас происходит в ручном режиме. Кроме того, она поможет улучшить процесс общения с клиентами и держать заинтересованные стороны в курсе предполагаемого времени решения проблем. Автоматические ответы на запросы дают клиенту полезную информацию и уменьшают рабочую нагрузку агентов. Часто клиенты не знают, куда обратиться за помощью. В этом случае автоматизацию можно использовать для переадресации запросов на обслуживание подходящей команде, чтобы оперативно решить вопрос.

Настройка автоматизации в Jira Service Management

Создайте портал службы поддержки, ориентированный на знания

Если команды поддержки интегрируют Confluence с Jira Service Management, они смогут использовать знания для снижения количества запросов и оптимизации процесса их обработки. Решение Jira Service Management создавалось для поиска. В нем используется технология машинного обучения под названием Smart Graph, которая позволяет рекомендовать пользователям подходящие статьи из базы знаний и типы запросов, когда они ищут ответы на вопросы или заполняют формы запросов. Чем больше пользователей выполняют поиск на портале, тем лучше становятся результаты. Когда команды поддержки максимально облегчают для пользователей поиск ответов на распространенные вопросы, они поощряют самообслуживание. Кроме того, если результаты удовлетворяют клиентов, сокращается количество запросов. Это дает агентам возможность сосредоточиться на решении более важных задач.

Помимо этого Jira Service Management повышает производительность агентов, которые могут быстро получать доступ к статьям базы знаний прямо из задачи или запроса. Для ответа на запрос пользователя агенты могут с учетом типа запроса выбрать из рекомендованных статей базы знаний подходящие статьи или выполнить поиск в существующих статьях. С помощью Jira Service Management и Confluence ИТ-команды могут легко создавать новые статьи и формировать библиотеку базы знаний с учетом потребностей пользователей.

Простая интеграция между Confluence и Jira Service Management

Предоставляйте услуги прямо на ходу с помощью мобильных устройств

С мобильным приложением Atlassian Jira ваша команда всегда будет в курсе событий благодаря push-уведомлениям и сможет предоставлять услуги независимо от того, где находятся ее участники. Вы сможете контролировать очереди, назначая задачи и изменяя их статус одним жестом. Команды могут получать мгновенные уведомления о нарушениях SLA, а также о назначении, регистрации, отслеживании и @упоминании запросов. Уведомления можно настроить так, чтобы получать только самую важную информацию.

Мобильное приложение Jira Service Management

Оценивайте эффективность службы поддержки с помощью KPI

Ключевые показатели эффективности (KPI) — это показатели, выбранные для оценки соответствия работы команды согласованным стандартам. Это может быть время безотказной работы, коэффициент оперативности, время восстановления после перебоев в обслуживании и не только.

У каждой команды свои потребности по части отслеживания и отчетности. Для начала рекомендуется использовать следующие популярные KPI:

Показатели поддержки услуг

  1. Среднее время решения
  2. Среднее время реагирования
  3. Размер бэклога запросов
  4. Соотношение созданных и решенных запросов
  5. Коэффициент выполнения SLA
  6. Стоимость заявки
  7. Индекс удовлетворенности клиентов (CSAT)

Показатели поддержки при инцидентах

  1. Количество инцидентов за определенный период времени
  2. Средняя наработка на отказ
  3. Среднее время подтверждения инцидента
  4. Среднее время решения
  5. % инцидентов, решенных в рамках SLA
  6. % перебоев в обслуживании из-за инцидентов
  7. Время безотказной работы

Благодаря мощным средствам создания отчетов в режиме реального времени в Jira Service Management вы можете отслеживать показатели эффективности команды, чтобы получать сведения, выполнять корректировку и улучшать обслуживание. Используйте отчеты по умолчанию, чтобы быстро сравнить показатели, например соотношение созданных и решенных задач, время решения, соотношение выполненных и нарушенных соглашений SLA и др. Затем создайте пользовательские отчеты для анализа дополнительных комбинаций данных.

Сосредоточьтесь на отслеживании и повышении индекса CSAT

Индекс удовлетворенности клиентов (CSAT) — важный показатель, с помощью которого можно понять, насколько пользователи довольны качеством поддержки. Обратная связь с клиентами помогает выявить сильные и слабые стороны по качеству обслуживания, вовлечь агентов и мотивировать их на улучшение показателей, а также понять, нуждаются ли агенты в наставничестве и обучении.

Простые и короткие опросы наиболее эффективны для получения ответов клиентов. В Jira Service Management встроен опрос для оценки удовлетворенности клиентов, который состоит из оценки по пятибалльной шкале и поля для краткого комментария.

Составляйте продуманные соглашения SLA

Соглашения об уровне обслуживания (SLA) отлично подходят для отслеживания ежедневного прогресса. Соглашения SLA определяют согласованные условия предоставления услуг и управляют ожиданиями клиентов. Например, они могут обязать службу поддержки отреагировать на запрос в течение 24 часов.

В Jira Service Management у команд есть возможность создавать целевые показатели SLA, используя практически любые комбинации параметров. Вместо того чтобы обращаться к консультантам для работы с пользовательскими запросами или обновления трудно корректируемых соглашений SLA, можно самостоятельно настроить конфигурации SLA и оперативно их изменить. Не пытайтесь создавать сложные электронные таблицы Excel. Эффективность SLA удобно отслеживать с помощью готовых отчетов, которые обновляются в режиме реального времени.

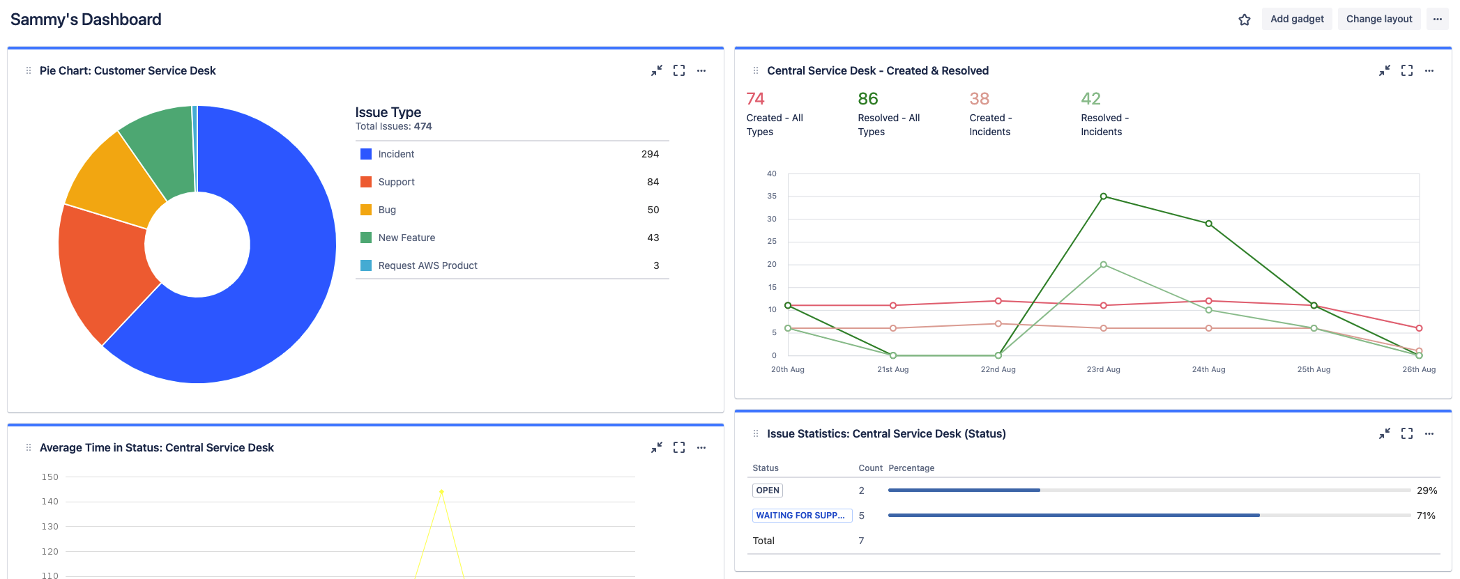
Используйте дашбоарды Jira

Дашбоарды Jira — это еще одна возможность для быстрой настройки и отображения точной и подробной информации в дополнение к отчетам. Дашбоарды можно создавать на уровне системы или только для группы пользователей.

Снимок экрана: дашбоарды Jira с подробной информацией

О Jira Service Management

Обзор

Начало работы

Управление инцидентами