Close

Управление услугами для отделов кадров

Рисунок: адаптация новых сотрудников

Обзор

Jira Service Management для управления кадровыми услугами (Human Resources Service Management, HRSM) — это удобный инструмент с богатым набором функций для отделов кадров. С его помощью специалисты по управлению персоналом могут решать все свои задачи по обслуживанию и управлять ими, оптимизировать повторяющиеся задачи, а также получать полное представление о рабочих процессах и процедурах.

С помощью данного руководства отделы кадров смогут начать работу с Jira Service Management и настроить это решение максимально подходящим для их уникальных потребностей образом.


Начало работы отделов кадров с Jira Service Management

Шаблон для управления кадровыми услугами поможет быстро подготовиться и приступить к работе

Вам нужно создать свой первый проект службы поддержки кадрового отдела, если вы еще не сделали этого. Настоятельно рекомендуем использовать шаблон для управления кадровыми услугами, так как в нем содержатся готовые типы запросов и рабочие процессы на такие случаи, как адаптация и увольнение сотрудников, работа с запросами на изменение и общими вопросами, адресованными в отдел кадров.

Чтобы создать проект на основе шаблона для управления кадровыми услугами, выполните следующие действия.

1. Выберите в верхнем меню Projects > Create a project (Проекты > Создать проект).

2. Выберите шаблон проектов HR Service Management (Управление кадровыми услугами), затем нажмите Use template (Использовать шаблон).

снимок экрана: шаблон проектов по управлению кадровыми услугами

3. Укажите название проекта. Ключ проекта создается автоматически на основании названия проекта. Как вариант, вы можете при желании создать свой ключ проекта.

4. Решите, хотите ли вы использовать настройки уже существующего проекта службы поддержки. Если да, укажите название этого проекта.

5. Нажмите Create project (Создать проект).

Настройка типов запросов и полей в проекте для кадровых услуг

значок информации

С помощью типов запросов удобно помечать и упорядочивать входящие запросы. Так команда будет фиксировать важную информацию и помогать сотрудникам более эффективно.

В дополнение к стандартным типам запросов, включенным в шаблон для управления кадровыми услугами, также можно создавать собственные типы запросов для любой задачи кадрового отдела, например для перевода сотрудника из одной должности в другую, учета сертификатов и статуса вакцинации или даже празднования успехов коллег. Возможности безграничны!

снимок экрана: доступные типы запросов в кадровый отдел на портале клиентов

Чтобы открыть список стандартных типов запросов или создать собственный тип, выполните следующие действия.

1. В проекте по управлению кадровыми услугами выберите Project settings (Настройки проекта) в меню слева.

2. Нажмите Request types (Типы запросов).

3. Выберите существующий тип проекта, чтобы изменить его, или создайте новый, нажав Create request type (Создать тип запроса).

снимок экрана: добавление или настройка типов запросов в проекте службы поддержки

Добавление полей в типы запросов

Типы запросов содержат некоторое количество автоматически созданных полей, таких как Assignee (Исполнитель), Reporter (Автор), Request type (Тип запроса), Description (Описание) и т. д. С помощью полей можно указать, какую информацию должны предоставлять пользователи для агентов. Кроме того, можно добавлять пользовательские поля, в которых будет содержаться дополнительная информация, полезная для вашей команды.

После создания требуемых типов запросов в отдел кадров перетащите в них нужные поля, чтобы для запроса была собрана вся необходимая информация. Чтобы отредактировать значения поля, просто выберите его.

снимок экрана: изменение типа запроса на адаптацию сотрудника

Когда вы добавляете поля в типы запросов, они появляются в форме запроса на портале. Поля могут быть обязательными или необязательными для пользователей, обращающихся за помощью. Также можно добавить поля представления задачи, которые будут видны только агентам.

Если необходимые поля отсутствуют, сначала их нужно создать.

Сбор актуальной информации с помощью форм, созданных специально для отделов кадров

значок информации

В формах можно использовать условную логику для динамического отображения и скрытия полей. Формы могут содержать заголовки и таблицы; они поддерживают проверку полей и расширенное форматирование. Одна форма может содержать все необходимые поля, благодаря которым сотрудники всегда будут знать, какая именно информация от них требуется.

снимок экрана: форма для сбора информации о новом сотруднике

Другой способ быстро приступить к работе с типами запросов — воспользоваться готовыми шаблонами форм в Jira Service Management.

С помощью форм на портале можно получать более четко структурированную информацию от клиентов, когда они создают запрос или используют форму для создания задачи. Формы также можно добавлять в существующие задачи, где они выполняют роль контрольных списков или используются для сбора новых данных от клиентов или участников команды по мере работы над задачей.

Чтобы получить доступ к формам в Jira Service Management, выполните следующие действия.

1. В проекте по управлению кадровыми услугами выберите Project settings (Настройки проекта) в меню слева.

2. Нажмите Forms (Формы).

3. Чтобы создать новую форму, нажмите Create form (Создать форму).

4. Выберите в списке шаблонов форм HR (Отдел кадров) и найдите подходящую форму для начала работы.

Настройка каналов запросов в отдел кадров

снимок экрана: центр поддержки с избранными порталами

Есть ли у вашей команды отдела кадров специальный адрес электронной почты или чат для связи с сотрудниками? Подключите эти каналы к Jira Service Management вместе с имеющимся порталом центра поддержки, чтобы оптимизировать прием запросов и вести работу централизованно, в одном месте. Рассмотрим каналы, которые доступны вашей команде в Jira Service Management.

Портал центра поддержки

Проект службы поддержки кадрового отдела имеет настраиваемый онлайн-центр поддержки для сотрудников. В центре поддержки сотрудники могут просматривать все порталы проекта службы поддержки, к которым у них есть доступ, отправлять запросы, а также искать информацию во встроенной базе знаний, чтобы решить возникающие проблемы самостоятельно, не отправляя запрос. Сотрудники также могут просмотреть свои запросы в разделе My Requests (Мои запросы) центра поддержки. Это удобно, когда нужно узнать статус запроса.

Эл. почта

Проект службы поддержки поставляется с предварительно настроенным адресом электронной почты в облаке. Этот адрес можно отправить сотрудникам, чтобы они сразу же начали им пользоваться. Можно также добавить собственный адрес электронной почты для привязки существующего аккаунта, используемого отделом кадров. Запросы, отправленные на адрес проекта службы поддержки, автоматически добавляются в очереди, так что команда может сосредоточиться на сотрудниках, не думая о пропущенных запросах или управлении несколькими почтовыми ящиками.

Чат

Команды отделов кадров могут создать двустороннюю синхронизацию между Jira Service Management и обсуждениями в Slack или Microsoft Teams (будет доступно в ближайшем будущем). Сотрудники могут получить помощь прямо в чате, а агенты — просмотреть всю необходимую информацию в Jira Service Management.

снимок экрана: чат в Jira Service Management

Очереди и соглашения об уровне обслуживания (SLA)

Огромное значение для упорядоченности и эффективности оказания кадровых услуг имеют такие возможности Jira Service Management, как очереди и соглашения об уровне обслуживания. Запросы от сотрудников образуют очереди, в которых можно быстро просматривать запросы по мере поступления, расставлять их в порядке приоритета и назначать исполнителей.

Jira Service Management по умолчанию содержит готовые очереди для таких задач, как адаптация и увольнение. Можно также создавать очереди, в которых запросы будут упорядочены наиболее подходящим для команды образом. Например, команда может создать очереди эскалации или очереди для запросов, по которым были нарушены условия SLA. Возможности работы с очередями безграничны, поэтому вы без труда найдете оптимальный вариант для своей команды.

снимок экрана: очереди в Jira Service Management

Как правило, сортировка очередей основывается на соглашении об уровне обслуживания. Администраторы проекта могут создать цели по SLA, указав типы запросов, которые необходимо отслеживать, а также время, за которое эти запросы нужно решить. Затем вы сможете определить условия и календари, с учетом которых будет задано начало, приостановка и прекращение измерения показателей SLA (например, измерение прекращается в официальный выходной, когда офис закрыт). После соответствующей настройки проекта агенты смогут просматривать свои SLA, а также сортировать задачи по приоритету и определять сроки их решения.

Чтобы перейти к настройкам SLA, выполните следующие действия.

1. В проекте по управлению кадровыми услугами выберите Project settings (Настройки проекта) в меню слева.

2. Выберите SLAs.

снимок экрана: настройки соглашений о сервисном обслуживании (SLA)

Добавление команды отдела кадров в проект

Готовы подключить к работе остальных участников команды отдела кадров? Как только вы настроите проект, начните приглашать участников команды. Для этого добавьте каждого участника в проект службы поддержки в качестве агента.

Чтобы добавить участников команды, выполните следующие действия:

1. На боковой панели проекта службы поддержки нажмите Invite team (Пригласить команду).

2. Введите адреса электронной почты пользователей, которых необходимо добавить в качестве агентов.

3. Нажмите Invite (Пригласить).

4. Агентам будет присвоена роль Service Project Team (Команда проекта службы поддержки) и будут отправлены электронные сообщения со ссылкой на проект службы поддержки.

снимок экрана: приглашение команды использовать Jira Service Management

Советы и рекомендации для команд отделов кадров

Разверните базу знаний для самообслуживания

Одной из распространенных практик управления услугами, которая очень полезна для команд отделов кадров, является создание базы знаний. Команды отделов кадров могут собрать в базе знаний ответы на все часто задаваемые вопросы (например, о заработной плате, выходных днях, пропусках и т. д.), чтобы содействовать самообслуживанию. Когда сотрудник собирается отправить запрос через портал клиентов Jira Service Management, инструмент рекомендует полезные статьи базы знаний, после чего агентам службы поддержки, возможно, уже не придется решать вопрос.

снимок экрана: статьи базы знаний в центре поддержки

Чтобы открыть и настроить базу знаний, выполните следующие действия.

1. В проекте по управлению кадровыми услугами выберите Project settings (Настройки проекта) в меню слева.

2. Выберите Knowledge base (База знаний).

Автоматизация службы поддержки отдела кадров

Автоматизация в Jira Service Management почти не требует программирования и выполняется за пару щелчков мышью. Благодаря автоматизации процедур и рабочих процессов вы избавите себя и команду от необходимости тратить время на рутинные задания, выполняемые вручную, и сможете сосредоточиться на важной работе.

Пример: команды отделов кадров могут автоматизировать процесс адаптации новых сотрудников, настроив ряд триггеров, благодаря которым сотрудникам будет проще подготовиться к появлению новичков. Создание запроса на адаптацию запустит цепочку событий: выделение нового ноутбука, установку необходимых программ, создание аккаунта электронной почты и уведомление административно-хозяйственных служб о необходимости подыскать свободный стол. Все это можно выполнить с помощью автоматизации и рабочих процессов, настроенных с учетом потребностей именно вашей команды отдела кадров. Благодаря этому все новые сотрудники будут проходить через единообразный процесс адаптации, связывающий несколько отделов (например, отдел кадров и ИТ), в котором выполнение каждого этапа влечет за собой запуск следующего задания.

снимок экрана: библиотека правил автоматизации

Чтобы получить доступ к автоматизации в Jira Service Management, выполните следующие действия.

1. В проекте по управлению кадровыми услугами выберите Project settings (Настройки проекта) в меню слева.

2. Нажмите Automation (Автоматизация).

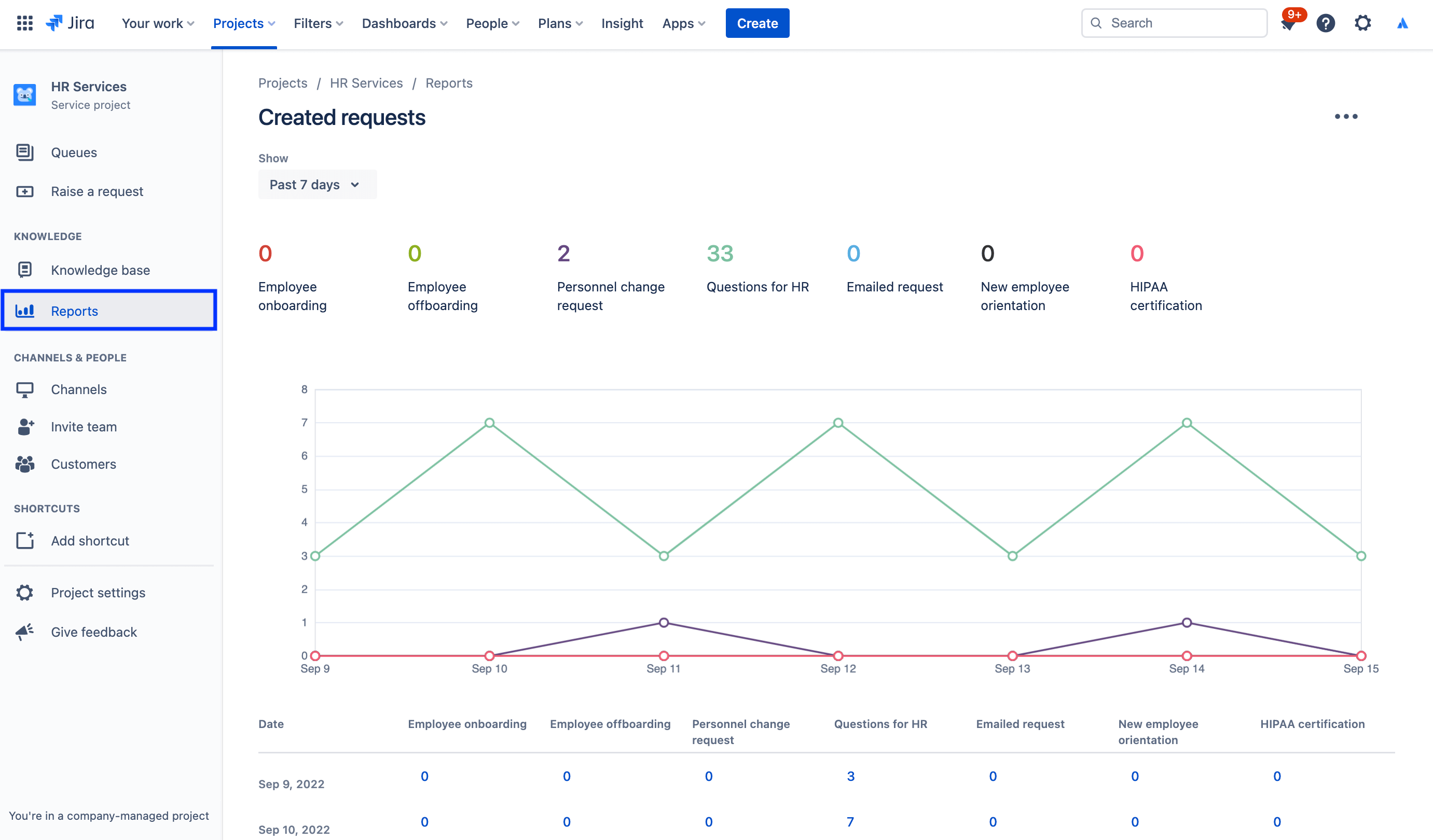
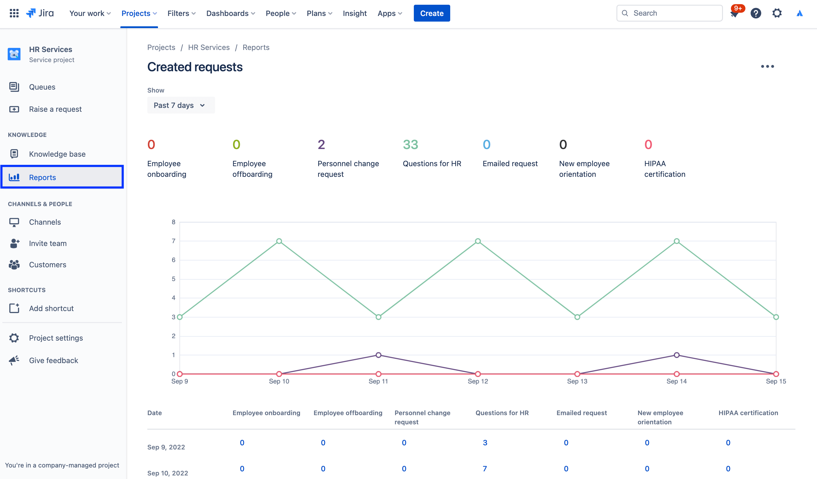
Отчеты и удовлетворенность клиентов

Работа с ежемесячными отчетами упрощается, если менеджеры по персоналу могут быстро оценить объем поступающих запросов, количество успешно адаптированных сотрудников и рабочую нагрузку каждой команды. Менеджеры отдела кадров опираются на данные в Jira Service Management и могут принимать обоснованные решения о масштабировании своей команды или о том, что можно улучшить.

Например, Jira Service Management позволяет провести опрос для оценки уровня удовлетворенности клиентов. Когда запрос разрешается, клиенту автоматически направляется электронное сообщение. Если в проекте службы поддержки включены опросы для оценки уровня удовлетворенности клиентов (CSAT), в этом сообщении будет содержаться форма. С ее помощью клиенты могут поставить оценку и в письменной форме сообщить свое мнение о том, как был обработан их запрос. Информация из заполненного и отправленного опроса поступает в отчет об уровне удовлетворенности клиентов.

Чтобы просмотреть отчеты, выполните следующие действия.

1. На боковой панели проекта службы поддержки нажмите Reports (Отчеты).

2. Выберите отчет, который хотите просмотреть.

снимок экрана: отчет о созданных запросах

Чтобы получить доступ к настройкам опроса для оценки уровня удовлетворенности клиентов, выполните следующие действия.

1. В проекте по управлению кадровыми услугами выберите Project settings (Настройки проекта) в меню слева.

2. Выберите Satisfaction settings (Настройки опроса для оценки удовлетворенности клиентов).

снимок экрана: настройки опроса для оценки уровня удовлетворенности клиентов

Использование прав для защиты конфиденциальной информации при управлении обращениями в отдел кадров

Во многих аспектах работы отдела кадров чрезвычайно важна конфиденциальность. Хотя для запросов, касающихся заработной платы, адаптации новых сотрудников и более общих услуг отдела кадров, допустимо использовать общедоступную службу поддержки, рекомендуем создать отдельную службу поддержки с ограниченным доступом для конфиденциальных запросов. Управлять безопасностью и сохранять конфиденциальность можно с помощью прав. Так можно ограничить круг лиц, которые могут просматривать, находить и комментировать запросы.

Для доступа к правам выполните следующие действия.

1. В проекте по управлению кадровыми услугами выберите Project settings (Настройки проекта) в меню слева.

2. Нажмите Permissions (Права).

снимок экрана: помощник по правам доступа в Jira Service Management

В центре внимания: использование Jira Service Management для кадровых услуг в компании Atlassian

Оптимизация адаптации новых сотрудников

Компании Atlassian удалось повысить эффективность работы отдела кадров, направив данные из информационной системы управления персоналом Workday в Jira Service Management с помощью Workato.

Теперь при найме нового сотрудника и добавлении его в систему Workday автоматически создается запрос в Jira Service Management. Этот запрос порождает сразу несколько запросов из контрольного списка по адаптации, которому следует наша команда по работе с персоналом, в том числе запросы на предоставление ноутбука и создание аккаунта, дополнительные запросы и выделение времени для проведения экскурсии по офису.

Рисунок: подключение системы Workday и интеграции Workato к Jira Service Management

В результате:

  • у команд нашего отдела кадров стало больше ресурсов для выполнения работы;
  • рабочие процессы стали проще и быстрее, благодаря чему мы сэкономили время и деньги;
  • появились новые возможности для измерения качества рабочих процессов, а с ними больше возможностей для контроля и совершенствования;
  • создан простой для понимания и комфортный процесс для сотрудников, использующих систему;
  • заданиями по адаптации стало гораздо проще управлять (так как теперь они отслеживаются централизованно).

Подробнее об этом читайте в записи в нашем блоге или посмотрите специальный видеоролик ниже:

Начало работы

Управление сервисами Enterprise

Советы и рекомендации

Дизайн форм

Вебинар

Узнайте, как отдел управления персоналом Atlassian обеспечивает превосходное обслуживание в мире распределенной работы.