Close

So funktioniert Serviceanfragemanagement in Jira Service Management

Überblick

Serviceanfragemanagement hilft Unternehmen, ihre Reaktionen zu standardisieren, sich zu koordinieren und Serviceanfragen zu bearbeiten.

  • Anfrageerfüllung ist ein Prozess zur Bearbeitung von Serviceanfragen der Kunden oder Mitarbeiter und umfasst das Management des gesamten Lebenszyklus aller Serviceanfragen.
  • Der Servicedesk ist die primäre Anlaufstelle, über die die Kunden um Hilfe bitten oder Services anfordern können.
Figuren, die Servicemanagement betreiben

Jira Service Management ist hochgradig konfigurierbar und kann einfach eingerichtet werden, um die Anforderungen einer Vielzahl von Service-Bereitstellungsteams zu erfüllen. Jira Service Management basiert auf der Jira-Plattform und ermöglicht eine problemlose Zusammenarbeit von Entwickler-, IT-Operations- und Business-Teams, damit diese schnell auf Unternehmensänderungen reagieren und großartigen Service für Kunden und Mitarbeiter bieten können.

Jira Service Management bietet den Benutzern einen zentralen Ort, wenn sie Hilfe benötigen. Über ein zentralisiertes globales Kundenportal können Mitarbeiter oder Kunden problemlos auf jeden Servicedesk in einem Unternehmen zugreifen, vom IT-Support bis hin zu Personal-, Gebäudemanagement-, Rechts- und Finanzteams.

Projekte zur Verwaltung von Serviceanfragen umfassen unter anderem einfach zu bearbeitende Anfragetypen und Workflows, flexible Service Level Agreement (SLA)-Einstellungen, anpassbare Warteschlangen, automatisiertes Anfragemanagement, E-Mail-Kanäle mit anpassbaren Benachrichtigungen und Echtzeit-Berichtsfunktionen.

Der Prozess zum Management von Serviceanfragen

Bei Atlassian empfehlen wir, Serviceanfragen als eigenständigen Workstream zu bearbeiten, damit sich die Teams darauf konzentrieren können, wertvollere Arbeit zu leisten und das Unternehmen besser zu unterstützen. Es gibt zwar einige Unterschiede in der Art und Weise, wie eine Serviceanfrage erfasst und erfüllt werden kann, aber es ist wichtig, sich auf die Standardisierung zu konzentrieren, um die allgemeine Servicequalität und -effizienz zu verbessern.

Prozessdiagramm für Servicemanagementanfragen

Ein Beispiel für einen Serviceanfrageprozess in Kürze:

  1. Ein Kunde (intern oder extern) bittet über dein Serviceportal oder per E-Mail um Hilfe. Beispielsweise benötigt ein neuer Mitarbeiter Zugriff auf eine bestimmte Softwarelizenz, um seine Arbeit zu erledigen.
  2. Das Serviceteam bewertet die Anfrage im Rahmen von vordefinierten Genehmigungs- und Qualifizierungsprozessen. Bei Bedarf übermittelt es die Anfrage zur Genehmigung an die Finanzabteilung oder die Geschäftsbereiche.
  3. Ein Servicedesk-Agent kümmert sich um die Erfüllung der Serviceanfrage oder leitet sie bei Bedarf an jemanden weiter, der dem Kunden besser helfen kann. Mit Jira Service Management kannst du Anfragen einfach in verschiedene Teamprojekte verschieben oder zwischen Projekten verknüpfte Vorgänge erstellen, um eine nahtlose Zusammenarbeit zu ermöglichen.
  4. Nach der Lösung der Anfrage schließt der Agent das Ticket und bittet die Kundin um Feedback, um zu überprüfen, ob sie zufrieden ist.
Buch mit Glühbirne

Weitere Informationen findest du auf unserer Seite mit Informationen zum Serviceanfragemanagement.


Erste Schritte im Serviceanfragemanagement in Jira Service Management

Ein Serviceprojekt erstellen

Jira Service Management verfügt über eine Vielzahl von Projektvorlagen, mit denen Teams schnell mit Projekten loslegen können, die auf das jeweilige Team oder eine bestimmte Verwendung zugeschnitten sind. Diese Vorlagen enthalten vorkonfigurierte Anfragetypen, Workflows und andere relevante Funktionen.

So erstellst du ein Projekt mit einer Projektvorlage:

  1. Wähle Projekte > Projekt erstellen aus.
  2. Wähle eine Servicemanagementvorlage aus und klicke dann auf Vorlage verwenden.
  3. Benennen Sie Ihr Projekt.
  4. Erstelle einen Projektschlüssel oder verwende den generierten Schlüssel.
  5. Bestimme, ob du die Einstellungen eines vorhandenen Projekts verwenden möchtest. Wenn ja, gib den Namen des vorhandenen Projekts an.
  6. Wähle die Option Projekt erstellen aus.

Hinzufügen von Teammitgliedern

Sobald dein Serviceprojekt eingerichtet ist, kannst du die ersten Teammitglieder einladen. Dazu musst du die Teammitglieder zunächst als Agenten deinem Serviceprojekt hinzufügen.

  • Navigiere zu Projekteinstellungen > Mitarbeiter.
  • Wähle Mitarbeiter hinzufügen.
  • Gib den Benutzernamen oder die E-Mail-Adresse des jeweiligen Agenten ein.
  • Wähle die passende Rolle aus der Drop-down-Liste (Servicedesk-Team).
  • Klicke auf Hinzufügen.
  • Der Benutzer erhält eine E-Mail mit dem Link zu deinem Projekt.

Anpassen deines Online-Portals und Hilfecenters

Die Online-Portale und das Hilfecenter bieten Anpassungsoptionen, mit denen du sicherstellen kannst, dass deine Kunden die benötigten Informationen finden und gleichzeitig ein konsistentes Markenerlebnis bieten. Zu den verfügbaren Anpassungen gehören: Anmeldenachricht, Ankündigung, Name, Logo, Banner und Layout der Startseite.

So passt du Online-Portale und Hilfecenter an:

  1. Navigiere zu Projekteinstellungen > Portaleinstellungen.
  2. Bearbeite deine Portalkonfiguration und Portalgruppen über die entsprechenden Registerkarten.
  3. Wähle die entsprechende Option aus, nimm Änderungen vor und klicke auf Änderungen speichern.
  4. Unter Hilfecenter anpassen wird ein Link zum Anpassen des Hilfecenters angezeigt.

E-Mail-Anfragen einrichten

Du kannst eine E-Mail-Adresse für ein Serviceprojekt einrichten, um Anfragen von Kunden zu erfassen, die deinem Team an einen einzigen Ort per E-Mail eine Frage, einen Vorfallbericht oder etwas anderes senden. Anfragen, die an die E-Mail-Adresse deines Serviceprojekts gesendet werden, werden automatisch zu deinen Warteschlangen hinzugefügt, sodass sich dein Team auf Kunden konzentrieren kann, ohne sich Gedanken über fehlende Anfragen oder die Verwaltung mehrerer Posteingänge machen zu müssen.

Jira Service Management-Projekte werden mit einer Standard-E-Mail-Adresse geliefert, du kannst aber auch eine benutzerdefinierte E-Mail-Adresse hinzufügen, die bereits von deinem Team verwendet wird.

So verbindest du ein benutzerdefiniertes E-Mail-Konto:

  1. Navigiere in deinem Serviceprojekt zu Projekteinstellungen > E-Mail-Anfragen.
  2. Wähle deinen E-Mail-Anbieter aus und befolge die Anweisungen, um dein Konto zu verknüpfen.

Konfigurieren der Anfrageformulare und zugehörigen Felder

Mit Jira Service Management kannst du die Serviceanfragetypen, die in deinem Projekt verwendet werden sollen, und die mit diesen Anfragetypen verknüpften Felder anpassen. Eine effektive Konfiguration des Anfrageformulars stellt sicher, dass dein Team alle erforderlichen Informationen von deinen Kunden im Voraus sammelt, um die Servicebereitstellung zu verbessern.

So ändern Sie Anfragetypen:

  1. Navigiere zu Projekteinstellungen > Anfragetypen.
  2. Wähle den Anfragetyp aus, den du bearbeiten möchtest, oder erstelle einen neuen Anfrageyp, indem du Neuen Anfragetyp hinzufügen auswählst.
  3. Passe über die verfügbaren Registerkarten die Felder und Informationen an, die im Anfrageformular und in der Agentenansicht angezeigt werden.
  4. Klicke auf Änderungen speichern.
  5. Füge deinen Portalgruppen Anfrageformulare hinzu oder entferne sie. Navigiere zu Projekteinstellungen > Portaleinstellungen. Wähle die Registerkarte Portalgruppen aus, um deinen Portalgruppen Anfrageformulare hinzuzufügen, sie daraus zu entfernen oder sie neu anzuordnen.

Best Practices und Tipps für das Management von Serviceanfragen

Shift Left mit Self-Service

Unter einem Shift Left versteht man die Erfüllung von Anfragen mit einem Schwerpunkt auf Self-Service so nah wie möglich an der vordersten Front (beim Kunden). Beispielsweise kann eine Wissensdatenbank mit durchsuchbaren Artikeln für die Vermeidung von Tickets Wunder wirken. Passe deine Anfrageübermittlungsformulare an, um alle relevanten Informationen von vorneherein zu erfassen, damit dir zeitraubende Rückfragen erspart bleiben.

Shift Left: niedrigere Kosten und verbesserte Kundenzufriedenheit Steigende Supportkosten

Kunden erwarten eine zentrale Anlaufstelle für den Fall, dass sie Hilfe benötigen. Diese Erwartung solltest du erfüllen und dabei auf möglichst einfachen Zugriff und eine hohe Benutzerfreundlichkeit achten. Viele Unternehmen haben ein Self-Service-Portal eingerichtet, das jedoch weitgehend ungenutzt bleibt. Lerne aus ihren Fehlern und erstelle eine Lösung, die zur Kultur deines Unternehmens passt. Denke daran: Selbst das leistungsstärkste Self-Service-System ist wertlos, wenn die Kunden erst danach suchen müssen.

Screenshot: Servicecenter in Jira Service Management

Nutzung von Automatisierung

Wenn du Automatisierung in die Self-Service-Funktionen integrierst, verringerst du damit die Gesamtarbeitsbelastung deines Serviceteams, weil typische Routineaufgaben entfallen.Mit Automatisierung kannst du beispielsweise die Follow-up-Kommunikation beschleunigen, die deine Mitarbeiter derzeit noch manuell erledigen. Außerdem verbesserst du die Kommunikation mit Kunden sowie Mitarbeitern und kannst Stakeholder leichter auf dem neuesten Stand halten, was die geschätzte Zeit bis zur Problemlösung anbelangt. Vorgefertigte Antworten auf gängige Anfragen entlasten die Agenten ebenfalls. Oft wissen Kunden nicht, wohin sie sich wenden sollen, wenn sie Hilfe benötigen. Mit Automatisierung kannst du Serviceanfragen direkt an das zuständige Team weiterleiten, um die Problembehebung zu beschleunigen.

Einrichten von Automation in Jira Service Management

Erstellen eines wissensorientierten Serviceportals

Wenn Supportteams Confluence in Jira Service Management integrieren, kann das dort verfügbare Wissen Anfragen vermeiden bzw. den Anfrageprozess optimieren. Da die Suchfunktion ein zentraler Aspekt des Designs von Jira Service Management ist, kommt für die Empfehlung geeigneter Artikel aus der Wissensdatenbank und Anfragetypen eine Machine-Learning-Technologie namens Smart Graph zum Einsatz, wenn die Benutzer nach Antworten suchen oder Anfrageformulare ausfüllen. Je mehr Benutzer das Portal durchsuchen, desto besser werden die Suchergebnisse. Indem Supportteams Antworten auf häufige Fragen den Benutzern direkt zur Verfügung stellen, ermutigen sie diese zum Self-Service, was die Kundenzufriedenheit steigert und die Anzahl der Anfragen senkt. Auf diese Weise haben die Agenten mehr Zeit für die Lösung kritischer Vorgänge.

Jira Service Management verbessert außerdem die Produktivität der Agenten durch umgehenden Zugang zu Wissensdatenbankartikeln direkt in einem Vorgang oder einer Anfrage. Auf Basis des Anfragetyps können die Agenten aus empfohlenen Wissensdatenbankartikeln auswählen oder vorhandene Artikel durchsuchen, um die Anfrage des Benutzers zu bearbeiten. Mit Jira Service Management und Confluence haben IT-Teams die Möglichkeit, einfach neue Wissensdatenbankartikel zu verfassen und entsprechend den Anforderungen der Benutzer eine neue Wissensdatenbankbibliothek aufzubauen.

Einfache Integration von Confluence und Jira Service Management

Servicebereitstellung unterwegs über Mobilgeräte

Mit der mobilen Jira-App von Atlassian können du und dein Team mit Push-Benachrichtigungen auf dem Laufenden bleiben und Services von überall aus bereitstellen. Du kannst deine Warteschlangen im Auge behalten und Vorgänge schnell mit einem einzigen Wischen zuweisen oder weiterleiten. Die Teams erhalten Sofortbenachrichtigungen zu nicht eingehaltenen SLAs sowie zu zugewiesenen, gemeldeten, beobachteten und mit @mentions versehenen Anfragen. Du kannst deine Benachrichtigungen auch personalisieren, damit du nur über die Dinge informiert wirst, die für dich relevant sind.

Jira Service Management für Mobilgeräte

Messen der Supportqualität anhand von KPIs

Key Performance Indicators (KPIs) sind die Messgrößen, die zur Beurteilung der Teamleistung anhand festgelegter Standards wie Betriebszeiten, Problemlösung bei Erstkontakt und Wiederherstellungszeiten nach Serviceausfällen verwendet werden.

Jedes Team hat andere Anforderungen an Verfolgung und Berichterstattung. Als Ausgangspunkt empfehlen wir diese häufig genutzten KPIs:

Service-Support-Messgrößen

  1. Mittlere Zeit bis zur Lösung (MTTR)
  2. Mittlere Zeit bis zur Reaktion
  3. Größe des Anfrage-Backlogs
  4. Erstellt versus Erledigt
  5. SLA-Erfolgsrate
  6. Kosten pro Ticket
  7. CSAT (Kundenzufriedenheit)

Metriken für den Vorfallsupport

  1. Zahl der Vorfälle im Laufe der Zeit
  2. Mittlere Betriebsdauer zwischen Ausfällen (MTBF)
  3. Mittlere Zeit bis zur Bestätigung
  4. Mittlere Zeit bis zur Lösung (MTTR)
  5. Prozentsatz der entsprechend den SLA-Zielen behobenen Vorfälle
  6. Prozentsatz der Ausfälle aufgrund von Vorfällen
  7. Verfügbarkeit

Leistungsstarke Echtzeitberichte in Jira Service Management bieten eine Übersicht über die Messgrößen zur Teamleistung, mit denen du Erkenntnisse gewinnen, Anpassungen vornehmen und deinen Service verbessern kannst. Nutze Standardberichte zum schnellen Vergleich von Messgrößen, wie z. B. Anzahl der erstellten Vorgänge im Vergleich zu erledigten Vorgängen, Problemlösungszeiten, erfüllte und verletzte SLAs und mehr. Erstelle zusätzlich benutzerdefinierte Berichte, um weitere Datenkombinationen abzufragen.

Fokus auf die Nachverfolgung und Verbesserung der Kundenzufriedenheit (CSAT)

Um die Zufriedenheit der Benutzer mit der Supportqualität zu ermitteln, ist CSAT (Customer Satisfaction) eine wichtige Messgröße. Das Kundenfeedback kann herangezogen werden, um Stärken und Schwächen bei der Servicequalität zu erkennen, Agenten zu motivieren, die Zufriedenheitswerte zu verbessern, und zu erkennen, wo noch Schulungsbedarf besteht.

Mit kurzen, einfachen Umfragen erreichst du am effektivsten, dass viele Kunden darauf antworten. Jira Service Management verfügt über eine integrierte Zufriedenheitsumfrage in Form eines Bewertungssystems mit fünf Sternen und einem kleinen Kommentarfeld.

Intelligenter Einsatz von SLAs

Service Level Agreements (SLAs) eignen sich gut für die Verfolgung des täglichen Fortschritts. SLAs definieren vereinbarte Servicebedingungen und verwalten Kundenerwartungen wie die Zusicherung einer Reaktion des Supportteams innerhalb von 24 Stunden.

In Jira Service Management können Teams flexibel SLA-Ziele auf Basis so gut wie jeder Parameterkombination erstellen. Sie sind nicht auf Berater angewiesen, die benutzerdefinierte Abfragen erstellen oder fest kodierte SLAs aktualisieren, sondern können die Konfiguration der SLAs intern direkt ändern. Aufwendige Excel-Tabellen gehören somit der Vergangenheit an. Verfolge die SLA-Performance einfach mit vordefinierten, in Echtzeit aktualisierten Berichten.

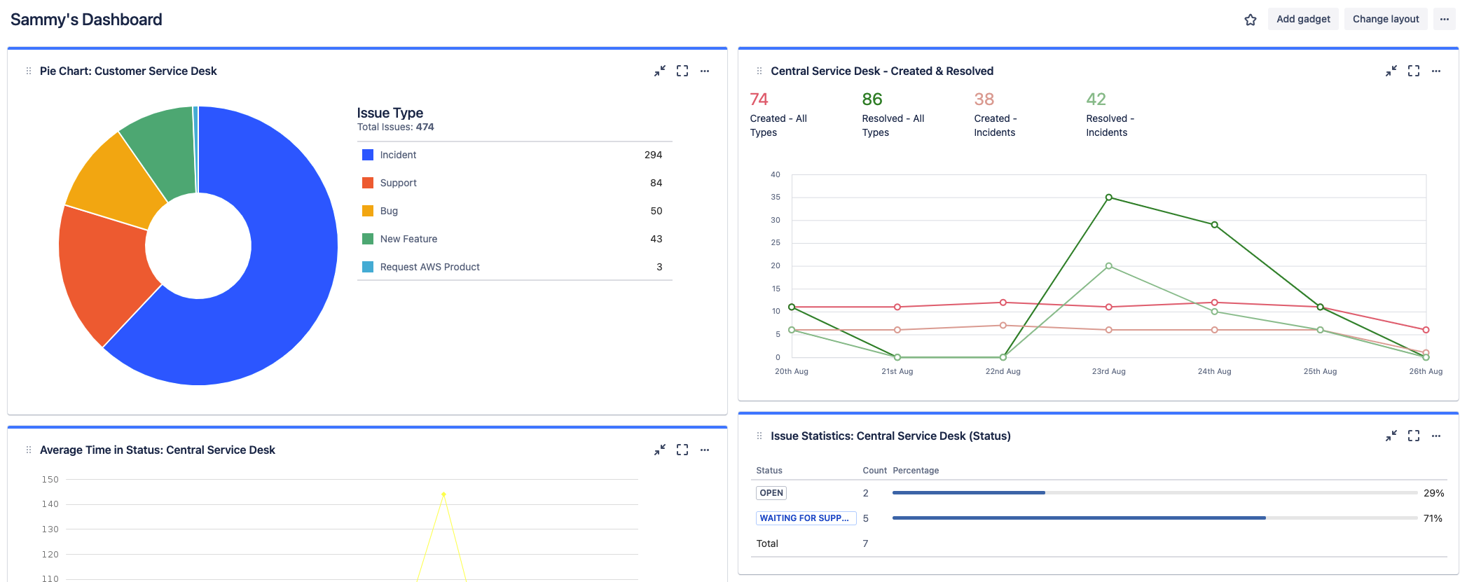
Nutzung von Jira-Dashboards

Neben Berichten bieten Jira-Dashboards eine weitere Alternative zur Konfiguration und Anzeige genauer, detaillierter Informationen auf einen Blick. Dashboards können systemweit erstellt oder mit einer Gruppe von Benutzern geteilt werden.

Screenshot: Jira-Dashboards mit detaillierten Informationen

Über Jira Service Management

Überblick

Erste Schritte

Vorfallmanagement