Close

How problem management works in Jira Service Management

Overview

Problem management is the process of identifying and managing the causes of incidents, in order to reduce the number and impact of future incidents. 

Meeples managing problems

Problem management is essential for identifying and understanding the underlying causes of an incident as well as identifying the best method to eliminate that root cause. An incident may be over once the service is up and running again, but until the underlying causes and contributing factors are addressed, the problem remains. 

The IT service management template in Jira Service Management comes with a default problem management workflow that can be set up to complement the problem management process. The problem management workflow supports the following complementary ITIL recommended activities:

  • problem investigation
  • identification of workarounds
  • recording of known errors

We recommend you start with Jira Service Management’s default workflow and adapt it to your specific business needs over time. Your service project agents can create an issue using the Problem issue type. This puts the problem record into the recommended problem workflow.

The problem management process

A strong problem management process helps teams identify and manage the root causes of incidents on an IT service. Done well, a consistent problem management process can keep repeat incidents from happening and stop critical incidents from happening in the first place. It is a core component of ITSM frameworks.

Problem management process diagram
  1. Problem detection - Proactively find problems so they can be fixed, or identify workarounds before future incidents happen.
  2. Categorization and prioritization - Track and assess known problems to keep teams organized and working on the most relevant and high-value problems.
  3. Investigation and diagnosis - Identify the underlying contributing causes of the problem and the best course of action for remediation.
  4. Create a known error record - In ITIL, a known error is “a problem that has a documented root cause and a workaround.” Recording this information leads to less downtime if the problem triggers an incident. This is typically stored in a document called a known error database.
  5. Create a workaround, if necessary - A workaround is a temporary solution for reducing the impact of problems and keeping them from becoming incidents. These aren’t ideal, but they can limit the business impact and avoid a customer-facing incident if the problem can’t be easily identified and eliminated.
  6. Resolve and close the problem - A closed problem is one that has been eliminated and can no longer cause another incident.
     
Book with lightbulb

For more information, check out our Problem Management page.


How to get started with problem management in Jira Service Management

How to create a problem issue in Jira Service Management

Your service project agents can create an issue using the Problem issue type. This puts the problem record into the recommended problem workflow.

A problem issue is created to record information regarding a problem that has occurred so it can be investigated. When correctly managed, problem issues prompt agents to detail known errors and workarounds in their knowledge base to:

  • help service agents resolve issues and restore services
  • reduce downtime
  • increase the quality and trust of your IT infrastructure

To create a problem issue:

  1. Select Create.
  2. Select Problem as the issue type.
  3. Enter relevant information.
     
Default fields for problem requests

Jira Service Management allows you to customize the information collected from customers and used by your agents by using issue type fields and screens. Fields help agents investigate, assess, and categorize the problems for reporting or querying.

By default, we include the following fields in your agents' view of a problem. If needed, you can add custom fields.

How to customize your problem workflow

To customize your problem workflow:

  1. From your service project, select Project settings > Workflows.
  2. Select the edit icon (  ), in the entry titled Problem Management workflow for Jira Service Management.
  3. Use the workflow editor to add or remove steps and transitions.
     

Problem management best practices and tips

Blend incident and problem practices to improve service quality

At Atlassian, we recommend integrating your incident management and problem management practices. This proactive approach allows you to understand what led to the incident while you work to resolve it. By viewing problem management as an extension of your incident management practice, you now have a single stream of work, instead of a backlog. Prioritize problem management for incidents affecting your mission-critical services. And when teams are not in response mode, downtime may be a good time to get ahead of problems and prevent future incidents.

Prioritize post-incident reviews (PIRs) as part of your incident management practice

Creating PIRs ensures all underlying causes and contributing factors are addressed. A problem record in Jira Service Management allows teams to track the progress of a PIR and gain metrics on whether teams are delivering service improvements or stalling out when a root cause is difficult to find.

Post-incident review in Confluence

Share lessons learned and improvements shipped

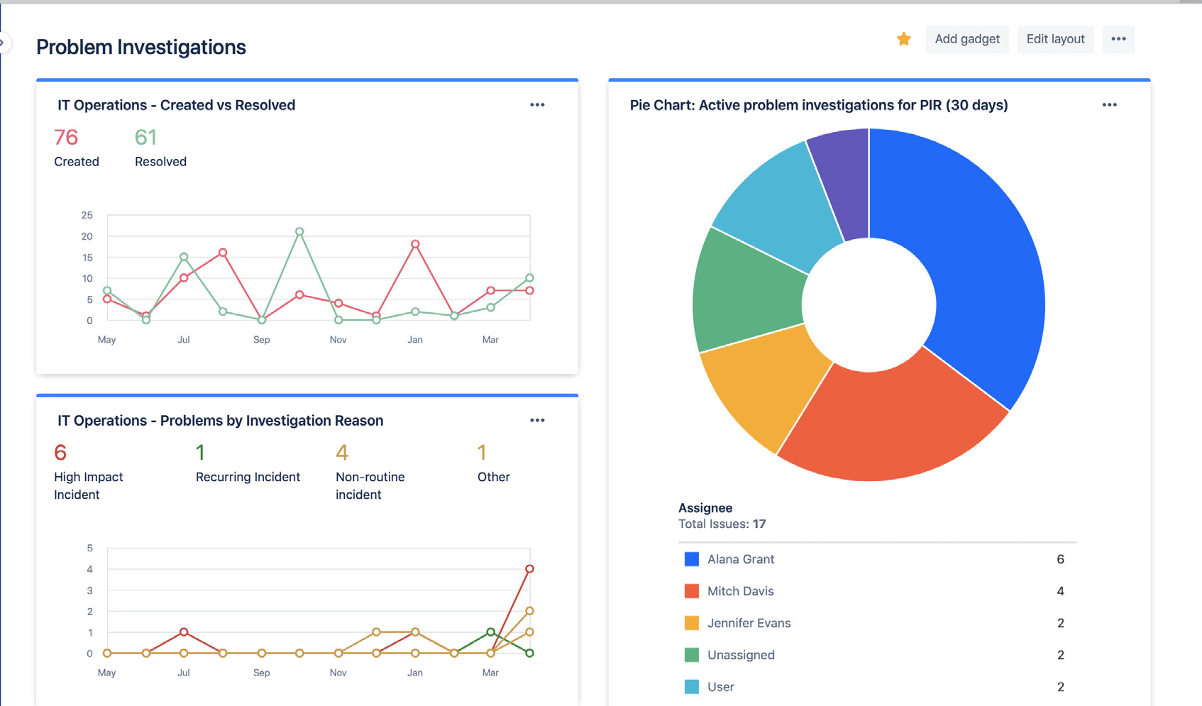
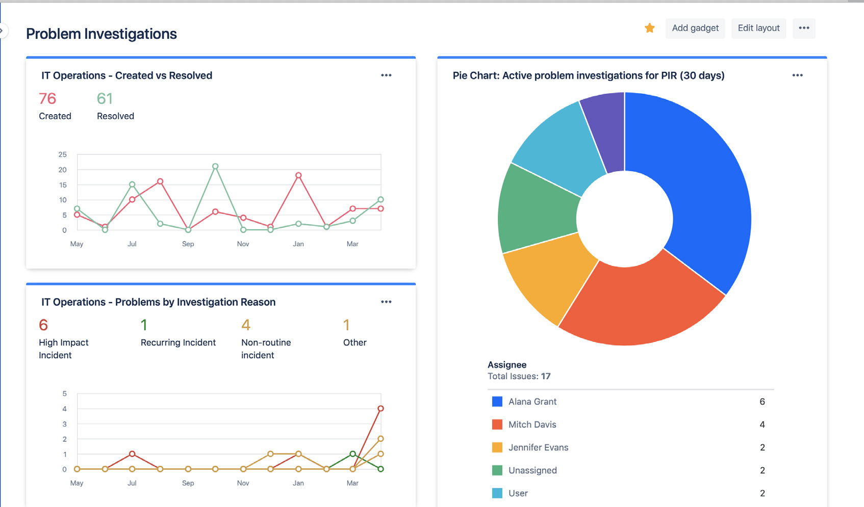
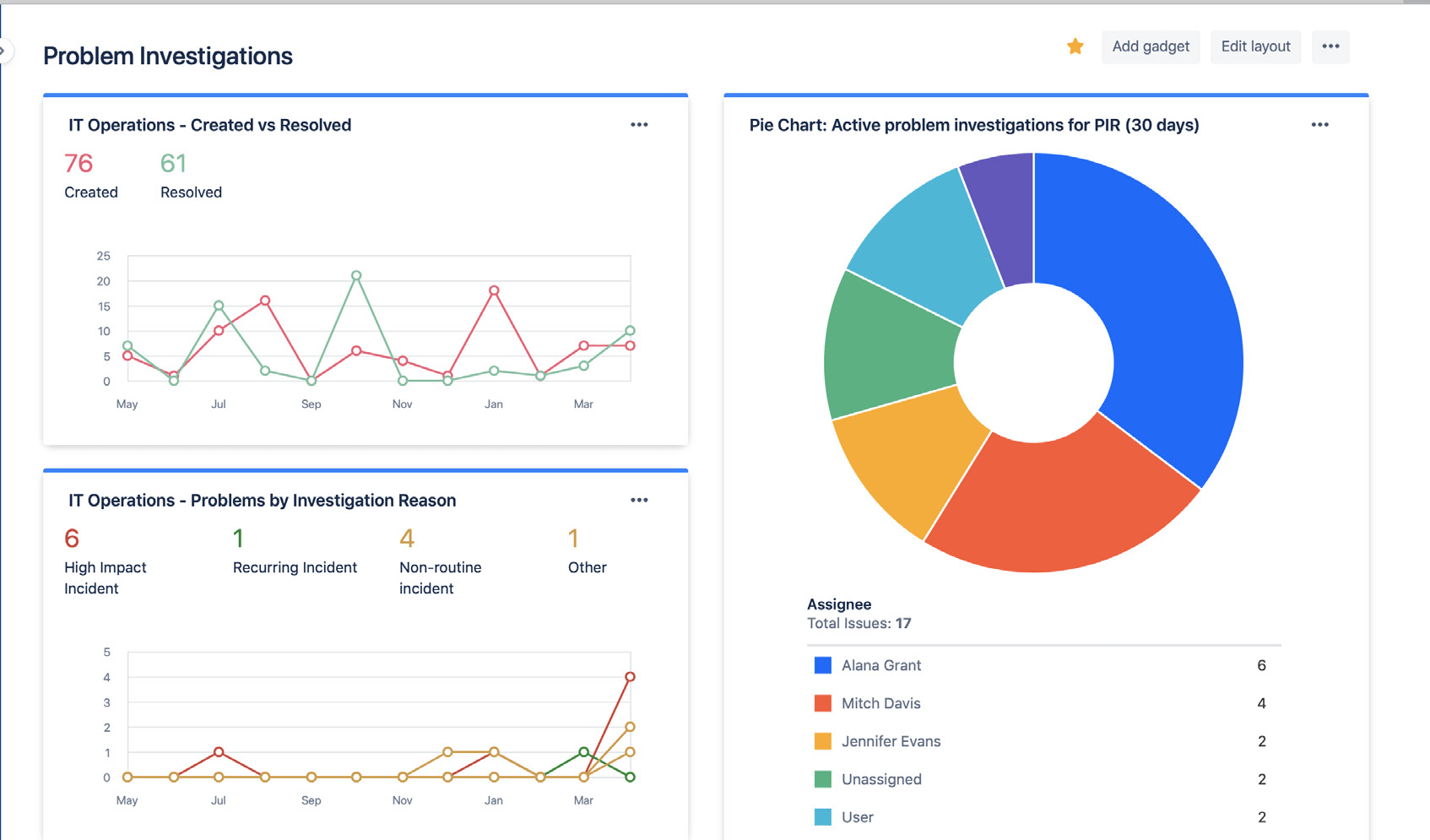
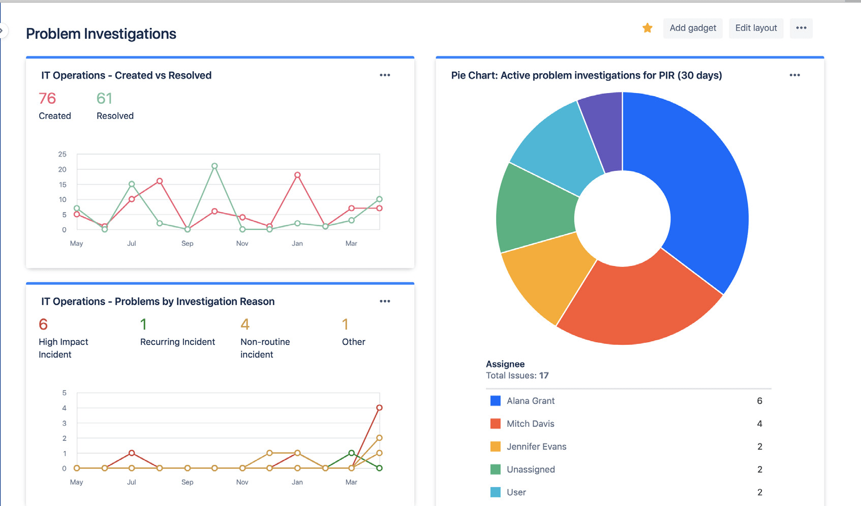
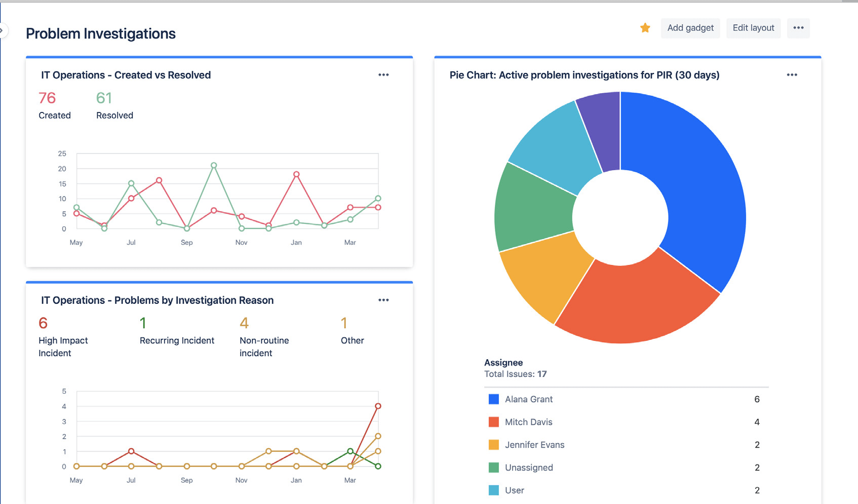
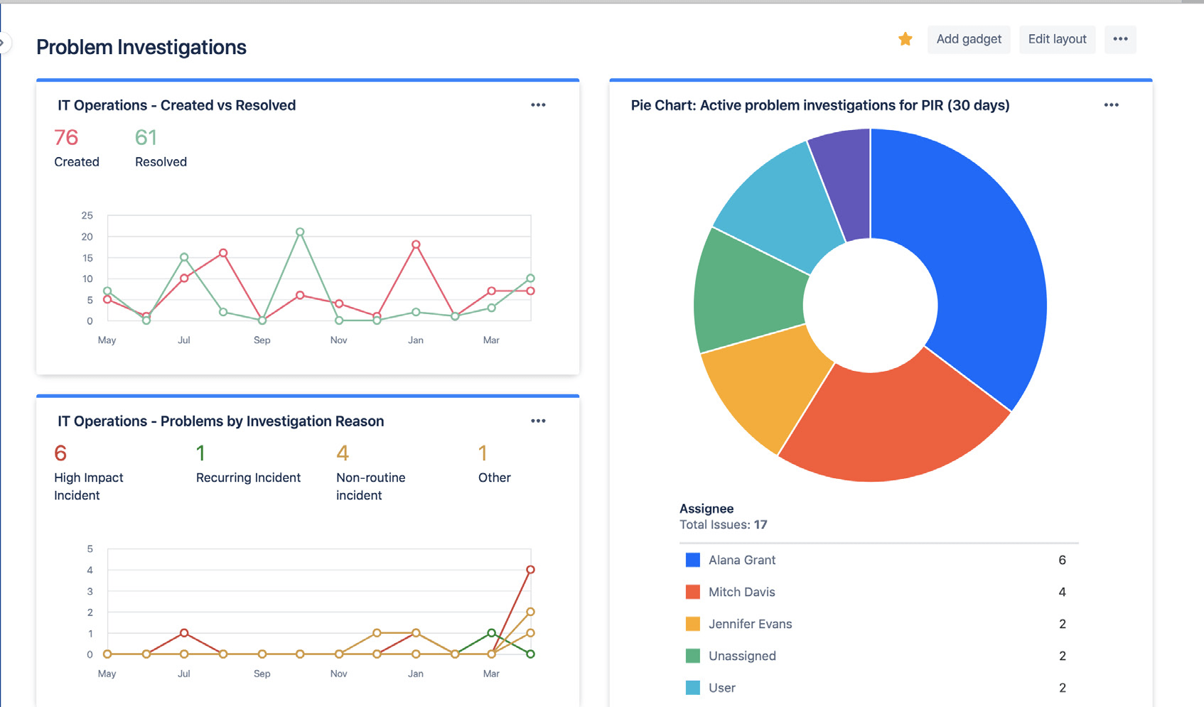
Easily share the status and results of your problem investigations using Jira dashboards. Insights may include the volume of resolved problems, active problem investigations, and common reasons for incidents. This allows stakeholders to follow your progress and success over time.

Jira dashboards displaying problem investigations statistics

Use Jira dashboards to visually share problem investigation trends with stakeholders.

Avoid relying on reactive, root-cause analysis

There is rarely just one root cause behind an incident or problem. The best teams holistically consider all potential contributing factors and practice blameless analysis. Problem and incident analysis should be an open conversation where team members are encouraged to share the facts without fear of punishment or retribution.


Getting Started

Incident Management

Getting Started

Change Management